Обзор мини ПК Ninkear M8: играем с огоньком
Данный мини ПК построен на базе процессора AMD Ryzen(tm) 7 8745HS и видеокарты AMD Radeon(tm) 780M. Устройство снабжено SSDнакопителем объёмом 1 ТБ и оперативной памятью 32 ГБ PDDR5 4800 МГц. Такая машина должна потянуть не только офисные программы, но и не самые требовательные игры. Об этом я расскажу в своем о обзоре.
Компьютер упакован в плотную коробку с суперобложкой. Все компоненты внутри плотно скомпонованы, дополнительные аксессуары расположены в коробках.
Набор аксессуаров скромный, но достаточный: блок питания, кабель HDMI, руководство пользователя и гарантийный талон.
Руководство весьма краткое, и в основном, рассказывает о смысле существования кнопки CTL CMOS. Само собой, обращаться компьютером, надо учиться в другом месте)))
Блок питания подает на выход 19 В/6,32 А, 120 Вт. Кабель снабжён ферритовым фильтром, немного непривычно.
Перейдем к знакомству с героем нашего обзора. И хотя у него цвет серебристый, не стоит обманываться начет металла, корпус выполнен из пластика, и только рама внутри металлическая. Размеры достаточно компактные. Верхняя крышка 132 на 129 мм, высота 51 мм.
Спереди мы можем видеть три USB порта — два порта формата Type A и один Type C. Далее идет аудио выход, я к нему подключаю колонки, и шнур торчит спереди, немного не эстетично. Кнопка включения (с подсветкой).
На задней стенке расположена решетка для выброса горячего воздуха: очень важная деталь у этой модели. Пониже ее, видны два разъема RJ45 для подключения к сети, DC разъем для блока питания, разъёмы HDMI и DP для подключения монитора, ну и два порта USB Type A: 2.0 и 3.0. Важно упомянуть, что у компьютера есть встроенные беспроводные интерфейсы: Wi-Fi6 IEEE 802.11ax и Bluetooth 5.2, что является нормой для ноутбука, но необычно для стационарного компьютера.
Боковые стенки снабжены вентиляционными решетками для забора воздуха. Система охлаждения состоит из вентилятора и тепловых трубок, поэтому точная схема движения воздуха рассчитана производителем.
Давайте заглянем внутрь. Выкручиваем четыре самореза на нижней крышке. И обнаруживаем на ней изнутри металлическую конструкцию. И нет, это не полка для SSD, а просто воздуховод.
Вид на материнскую плату.
SSD легко извлекается, нужно открутить всего один винт. Сам накопитель безымянный, но опытные люди, могут опознать модель от китайской торговой марки на букву F.
Вытаскиваем планки памяти. Они под торговой маркой King Bank.
Показать нижнюю строну материнской платы оказалось довольно затруднительно, разъемы цепляются за корпус, и она на полдороги застревает. С другой стороны, там ничего интересного, только система охлаждения. А нам важно, как она работает, а не как она выглядит.
Запускаем компьютер. Нас встречает BIOS от American Megatrends, версия GRT_8745_JR_20250526. Свежая — 2025 года.
На компьютере установлена лицензионная ОС — Windows 11 Pro.
Для начала познакомимся с информацией о накопителе. Я уже пользовался компьютером 3-4 вечера, так что, он с небольшим пробегом. Но большая часть пробега была еще на новой машине. Возможно, заводское тестирование.
У меня на большом компьютере SSD установлен в SATA интерфейс, поэтому при подключении посредством m.2 скорости впечатляют.
Теперь посмотрим полную информацию о системе при помощи утилиты CPU-Z.
Теперь запустим AIDA 64. Тут очень много информации, но, чтобы не повторяться, сделал всего пару основных скринов.
У компьютера без нагрузки, температура внутри чуть выше комнатной.
Бенчмарки от AIDA 64
И тест стабильности на два часа. Пока что, особой склонности к нагреву мы не видим.
Перейдем к другим программам. Бенчмарк PCMark 10.
3D Mark. Тут хочу напомнить, что испытываю компьютер в состоянии «из коробки». С обновлёнными драйверами ситуация могла бы быть несколько иной.
Теперь две утилиты от Passmark. Все тесты пройдены без ошибок.
Cinebench
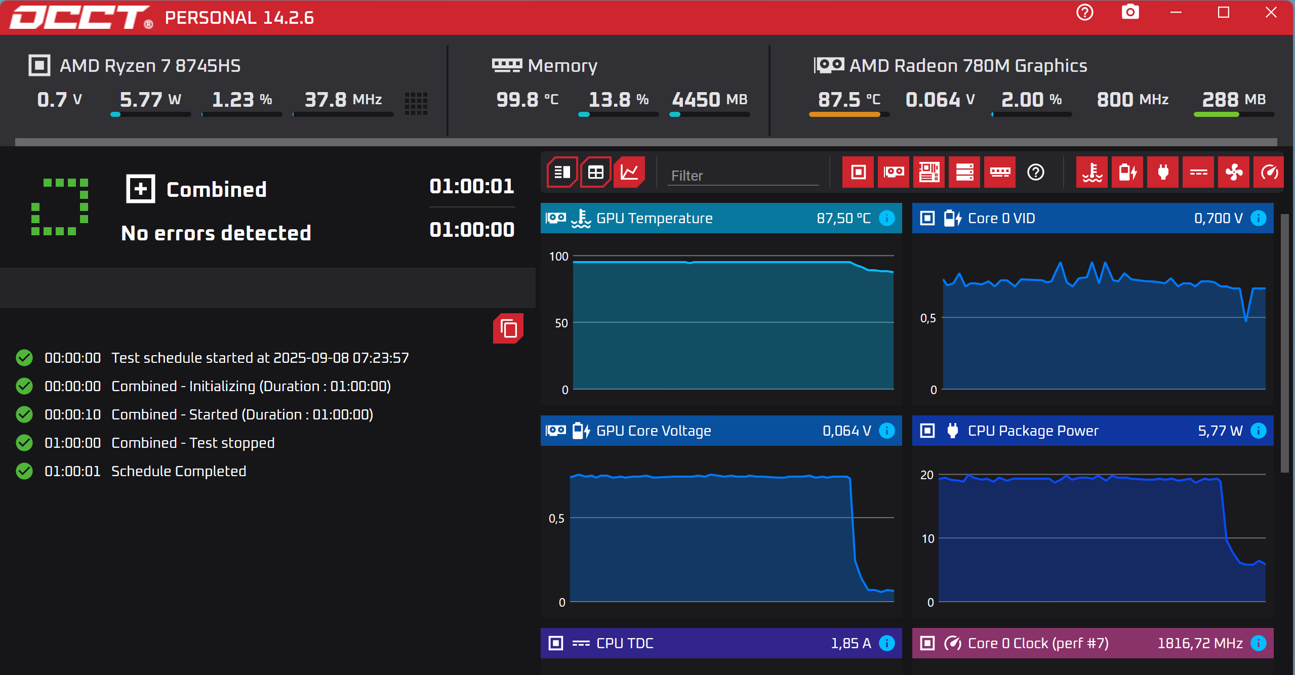
Ну и наконец, пришло время прожарки от OCCT. Прогоняю часовые тесты CPU +RAM, 3D Adaptive и Combined. Как видите, судя по температурам, внутри корпуса ПК можно спокойно готовить еду, настоящая печка.
Еще три бенчмарка.
Пришло время поиграть. И тут хочу показать, как легко подсоединить Bluetooth наушники к ПК.
Получилось буквально за пару секунд.
Далеко не самая требовательная игра Fallout 4 на высоких настройках графики и разрешении 2K идет излишне плавно с FPS в районе 20-25.
Fat Cry 5 даже на низких настройках с пониженным разрешением выдает от 13 до 20 FPS.
Ведьмак 3 более-менее прилично идет только на настройках по умолчанию. При попытке выставить 2k разрешение и высокие настойки графики, игра начинает сильно тормозить, а компьютер весьма ощутимо греться.
Примерно вот так. Кстати, при высоком нагреве запускается вентилятор, шумит негромко. Остальное время, компьютер бесшумный.
В GTA 5 у меня FRAPS не работал, но поверьте, игра тоже скоростью не блещет.
При попытке поиграть в Atomic Heart, я наблюдал очень красивую картинку, но с FPS в районе 3-5.
Так что, я считаю поиграть в ААА игры с высоким FPS получится, но очень уж
нетребовательные к ресурсам по нынешним временам — Half-Life 2, S.T.A.L.K.E.R., Fallout 3, DOA
5, Burnout, NFS Most Wanted, Metro 2033, Dead Space
Если подводить итог, то новинка от Ninkear получилась действительно горячей. Хотя, обратите внимание на начальные тесты — при умеренной нагрузке, компьютер почти не греется. То есть, если использовать его просто как офисную рабочую лошадку, но с запасом мощности на всякий случай, то ничего плохого из-за перегрева произойти не должно.
Приобрести продукцию Ninkear можно в официальном магазине на Озоне, а также Яндексмаркете.
На этом все.
Спасибо за внимание.


















































7 комментариев
Добавить комментарий
Добавить комментарий