Обзор мини ПК Ninkear M7: в границах дозволенного
Компьютер в компактном корпусе: можно даже подвесить на монитор. Внутри шестиядерный процессор AMD Ryzen 5 7430U, SSD-накопитель емкостью 512 ГБ и 16 ГБ оперативной памяти DDR4 с частотой 3200 МГц. Хватит для комфортной работы с офисными приложениями и интернет браузером, а также для нересурсоемких развлечений.
Упакован компьютер в черную (или очень темно-серую) картонную коробку. Спереди напечатано глубоким черным цветом Mini PC, а про бренд ничего не сказано. (наверное, это универсальная коробка). Зато, на наклейке сбоку есть исчерпывающая информация о содержимом.
Комплект у ПК состоит из самого необходимого: руководство пользователя, гарантийный талон, кабель HDMI, и крепление для подвешивания компьютера.
И чуть не забыл про увесистый блок питания белого цвета, с длиной кабеля 150 см.
Руководство весьма краткое, так как в комплект не приложишь целую книгу о пользовании ПК.
В нем мы можем узнать о порядке подключения устройства, а также функции сброса настроек.
Сам компьютер собран в полностью алюминиевом корпусе. Верхняя крышка матовая серо-серебристого цвета. Украшена блестящими серебристыми полосками, а также бело-оранжевым названием бренда в расположенном в углу. Размер корпуса составляет скромные 118 на 118 мм. Такой настольный компьютер можно положить в карман)))
Высота корпуса 36 мм. На передней панели расположена кнопка включения с функцией подсветки. А также два скоростных разъема USB 3.2.
Сзади мы можем увидеть: еще два порта USB, но уже не скоростные, а всего лишь стандарта 2.0. Подойдут для подключения клавиатуры и мышки. Разъем для штекера блока питания. Аудиовыход 3,5 мм для подключения наушников и колонок. Два разъема HDMI, а также разъем USB Type С для подключения монитора. Таким образом есть возможность подключить до трех мониторов одновременно. Ну и напоследок — сетевой гигабитный порт RJ45 (1000 Мбит/с).
В мини ПК встроены беспроводные интерфейсы Wi-Fi и Bluetooth для подключения к интернету и другим устройствам.
Для такого маленького корпуса крайне важен вопрос вентиляции. Поэтому внутри расположена система тепловых трубок и вентилятор, а для воздухообмена на задней и боковых стенках имеются отверстия.
Нижняя крышка фиксируется четырьмя винтами, заодно удерживающих резиновые пустотелые ножки. На крышке есть латунные вставки с резьбовыми отверстиями для системы VESA. Если снять крышку, то они видны как накладки из «желтого металла».
Вот так выглядит компьютер изнутри.
Планки ПЗУ и ОЗУ легко извлекаются. При желании можно добавить еще одну планку оперативной памяти, а также второй SSD накопитель форм-фактора M.2.
Вид на материнскую плату. С другой стороны ничего интересного, в основном тепловые трубки, поэтому не стал разбирать дальше.
Запускаем устройство. Если нажать кнопку DEL, то есть возможность познакомиться с BIOS от American Megatrends версия 5.19
В комплекте с Ninkear M7 пользователь получает лицензионную версию Windows 11 Pro.
Давайте сразу познакомимся с характеристиками SSD накопителя. Тут он не абсолютно новый, а после пары дней использования. После установки нескольких тестовых игр, места на нем осталось не так уж много.
Теперь информация об устройстве от CPU-Z. И небольшой тест
Не буду дублировать информацию скринами от AIDA 64. Приведу только одну сводную табличку.
Прогнал еще парочку бенчмарков.
Запускаем Тест стабильности. Температура постоянно держится не более 70 градусов. Понятно, что это не чудеса охлаждения, а так называемый троттлинг — снижение производительности при превышении некой пороговой температуры.
Тестирование в PC Mark. Смотрим «утверждение оценки онлайн».
Теперь 3D Mark. На последнем графике можно отметить повышение температуры в начале каждого из тестов.
Далее запускаем Geekbench
Performance Test от Passmark пройден без ошибок.
BurnInTest от PassMark тоже пройден без ошибок.
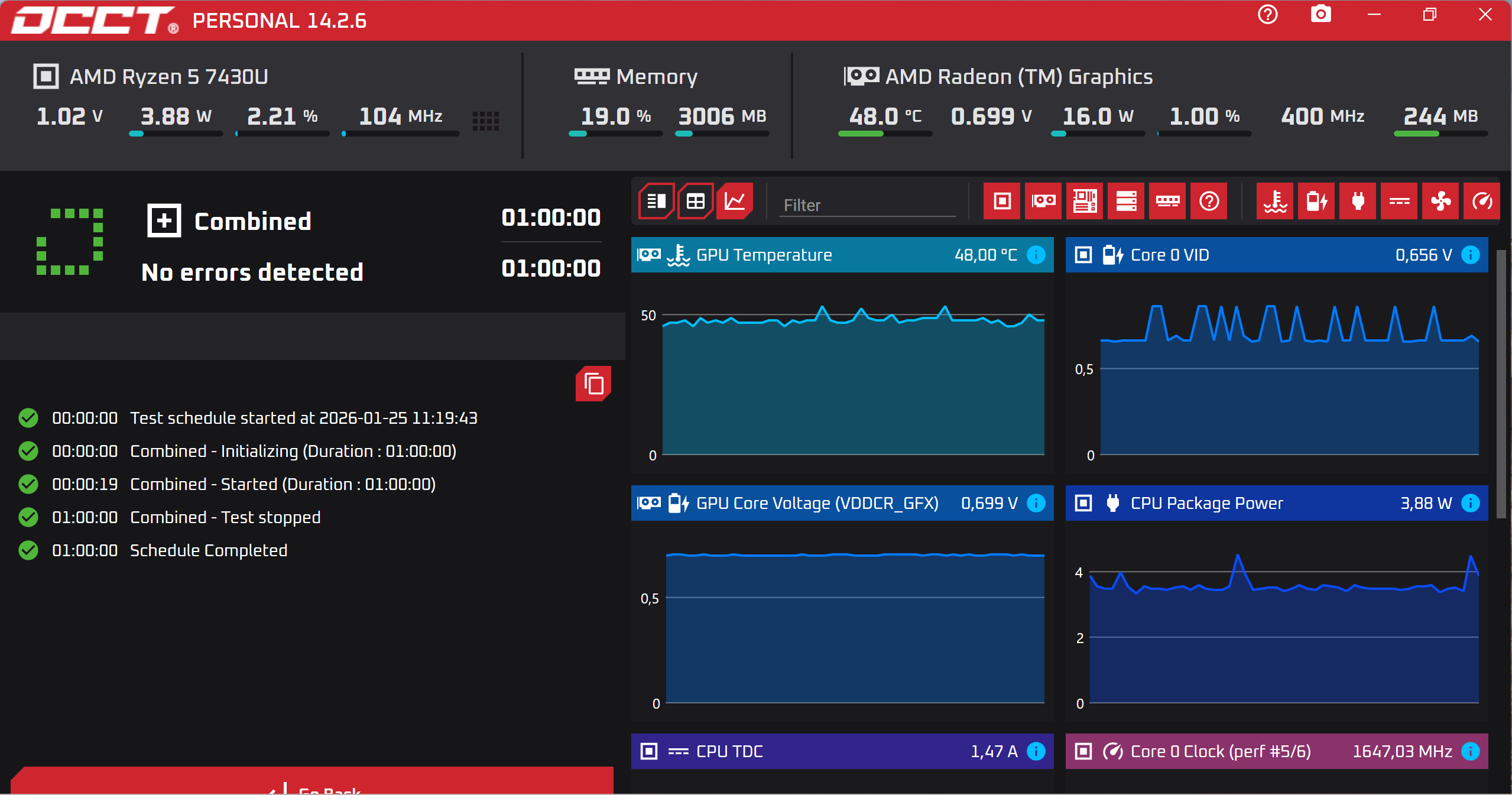
Запускаем прожарку на OCCT. Как видим температура GPU (CPU почему-то не показывает) не поднималась выше 69 градусов, в то время как у Ninkear M8 запросто держалась в районе 100 градусов.
Дополнительные тесты.
Температура процессора в районе 66 градусов.
Теперь несколько игр. Понятно, что со встроенной графикой компьютер неигровой. И я не хочу показывать десятки скринов: «смотрите, как замечательно и плавно работает Тетрис» или «ого! тут и Half Life 2 запустился!».
В игру 2012 года Need For Speed: Most Wanted, на средних настройках, можно играть сколько угодно долго без тормозов.
А вот в более свежий Fallout 4 с приемлемой скоростью удается поиграть только на низких настройках графики.
Ведьмак 3: Дикая Охота. Тоже идет только на низких, выглядит при этом ужасно. И я думаю, при поединках с несколькими противниками будет знатно тормозить.
Ведьмаку удаётся знатно прогревать компьютеры, лучше всяких синтетических бенчмарков. AIDA 64 показывала температуру процессора 80 градусов, не успел сделать скрин.
Кстати, играл в беспроводной гарнитуре Redragon Ushi Pro. Сигнал по Bluetooth устойчивый, без задержек. Можно выбрать стерео или 7.1 surround режимы.
С получением интернета по Wi-Fi, у компьютера тоже проблем не было.
Таким образом, это стабильно работающий мини ПК для офисной работы и просмотра интернета. Можно без проблем играть в старые очень нетребовательные игры. По сравнению с моделями на процессоре Intel N100, тут ощутимо выше запас производительности.
Приобрести Ninkear M7 можно в большинстве популярных маркетплейсов.
На этом все.
Спасибо за внимание.



















































2 комментария
Добавить комментарий
вы выставляете отличные процессоры в худшем свете
Добавить комментарий