Собрал игровой рабочий ПК на Intel Core i9-14900K с 64 GB DDR5 ОЗУ: как это было и сколько стоило 1,5 года назад?
Эта сборка началась не с желания обновиться, а с осознания того, что серверное железо, каким бы мощным оно ни было, рано или поздно начинает напоминать о компромиссах. Старая конфигурация на китайской серверной плате с двумя Intel Xeon какое-то время честно отрабатывала свои задачи. Изначально я брал ее под ноды, но затем в ней появилась видеокарта, RGB-кулеры, и в итоге система неожиданно стала основным компьютером. На ней проходились современные игры, запускались рабочие задачи, и в целом всё выглядело вполне жизнеспособно.
Содержание
О желании собрать новый ПК
Со временем начали проявляться классические проблемы подобных сборок. Порты стали периодически отваливаться, система начала вести себя нестабильно, а одна из плашек DDR4 на 16 ГБ просто перестала определяться. Формально компьютер всё ещё был рабочим, но ковыряться в старом серверном железе не было никакого желания. Перепрошивка и дальнейшие эксперименты с серверной платой не вызывали желания, поэтому было принято логичное решение — собрать нормальный пользовательский ПК с некоторыми компонентами из старой сборки.
Новая сборка изначально задумывалась как система на долгие годы. Это не апгрейд «на пару лет», а компьютер с запасом по производительности на десятилетие вперёд. Такой подход уже оправдывал себя 15 лет назад — самая первая моя сборка на i7-2600K до сих пор работает, хоть и требует обслуживания и уже заметно подлагивает. Поэтому в основу нового ПК лёг флагманский на тот момент Intel Core i9-14900K с переходом на DDR5 и современную платформу.
Процесс сборки
Материнскую плату взял от MSI — модель Pro Z790-А Max. Она и стала основной сборки. На тот момент в ней было все, что только нужно. Обилие радиаторов, продуманная компоновка, четыре слота под M.2, три из которых под радиаторами и современный набор интерфейсов. В комплекте было всё необходимое, включая антенну Wi-Fi с магнитным основанием, что удобно при размещении ее на корпусе.
Процессор установил через дополнительную рамку, и это тот случай, когда экономить действительно не стоит. Сам i9-14900K по сравнению с Xeon-ом реально очень маленький, но крайне горячий, и рамка помогает снизить нагрузку на сокет и улучшить отвод тепла в зоне процессора. При установке сначала закрепил процессор «качергой» в заводской рамке, после чего начал откручивать ее и она с хрустом отстрелила. Да, я сборщик от бога, зато было весело.
Далее воткнул оперативную память от Kingston с радиаторами и подсветкой. Сначала установил две плашки по 16 ГБ, а через месяц докупил еще 32 ГБ. На тот момент цена казалась грабежом и я постоянно вспоминал свою первую сборку, которую полностью собрал по цене современной ОЗУ. На сегодняшний день стоимость ОЗУ улетела в космос и теперь купить такой же набор как у меня за эти деньги все равно, что найти кусок золота у себя под дверью.
Далее установил M.2 накопитель на 2 Тб от Corsair — модель MP400. Брал его очень давно, по текущим меркам его максимальная скорость (3000 Мб/c) оставляет желать лучшего, но других вариантов особо не было, ибо продавать почку и покупать новый не очень хотелось. Также поставил M2 Orico J-10 на 1 Тб, который покупал года 2 назад за 6000 рублей, а то сколько он стоит сейчас — можете посмотреть выше и ужаснуться.
Далее установил материнку в корпус XPG аквариумного типа. Он просторный, но при закрытии боковой стеклянной панели внутри получается термоядерный реактор, поэтому убрал ее на балкон от греха подальше. В остальном обычный корпус и сейчас на рынке есть много более привлекательных вариантов. Если бы собирал сейчас, скорее всего смотрел бы в сторону другого варианта.
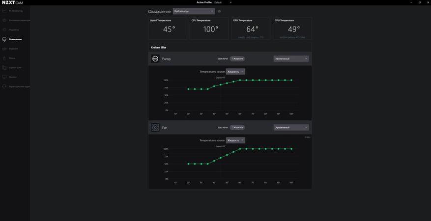
Охлаждение построено на водяной системе NZXT Kraken Elite 360 RGB. Водянка выглядит эффектно, дисплей на помпе сразу притягивает взгляд, но сейчас уже смотрится не так современно, поскольку проявились водянки с 3D дисплеями. Радиатор не самый массивный на рынке (27 мм), но для охлаждения i9-14900K — системы более чем хватает. Без разгона и андервольтинга два прогона по 15 минут в Cinebench i9 держит стабильно 100 градусов. По окончании теста сразу же скидывает температуру до рабочих значений 45-50 градусов.
БП — Be Quiet! на 1000 Вт. Перекочевал из предыдущей сборки, вопросов к нему никогда не было и в этой сборке тоже показывает себя отлично.
Стоимость
Теперь самое интересное. Говоря о стоимости этой сборки, важно сразу сделать оговорку: приобретались далеко не все компоненты с нуля. Как уже упоминал ранее, до этого у меня была серверная сборка, из которой удалось забрать основные и до сих пор актуальные комплектующие. В первую очередь это касается видеокарты.
В системе используется RTX 3080 Ti — даже по текущим меркам это более чем мощное решение для игр и рабочих задач. Покупалась она примерно три с половиной года назад за внушительные 144 тысячи рублей. Да, цена тогда кусалась, но если посмотреть на рынок вторички сегодня, становится очевидно, что на подобных видеокартах сейчас можно очень неплохо сэкономить, при этом почти не потеряв в производительности. Карта до сих пор отлично справляется со всеми задачами и менять её просто нет смысла.
Процессор Intel Core i9-14900K брал в боксе, обошёлся в районе 50 тысяч рублей. На текущий момент это уже выглядит немного дороговато, но о покупке я не жалею. За то время, что он у меня работает, процессор полностью оправдал свою стоимость, а потеря в цене составила примерно 10 тысяч, что для флагманского камня вполне нормально. Первый раз распаковывал коробку с процессором и в этом процессе, знаете ли, нет ничего необычного, зато коробочка осталась на память. Или меня, где-то обманули?
Материнскую плату MSI Pro Z790-А Max я покупал за 27 тысяч рублей, сейчас она стоит примерно 24. В целом здесь ничего неожиданного — адекватное снижение цены со временем без резких скачков. Плата своих денег стоит и полностью соответствует уровню процессора.
Водяное охлаждение NZXT Kraken на момент покупки обошлось примерно в 22 тысячи рублей. Сейчас эта цена кажется просто подарком, потому что на сегодняшний день такие системы стоят минимум на 15-16 тысяч дороже. В этом плане покупка оказалась очень удачной и, что важно, полностью себя оправдала в эксплуатации.
Корпус — отдельная история. В рамках этой сборки он получился достаточно дорогим и, если честно, не самым обязательным вложением. Тем не менее, это качественный, просторный аквариум с хорошими материалами, который не выглядит дёшево и действительно удобен в сборке. На момент покупки он обошёлся чуть больше чем в 9 тысяч рублей. Сейчас, возможно, я бы посмотрел в сторону более интересных решений с задним расположением блока питания, но сказать, что корпус неудачный, точно нельзя.
Блок питания перекочевал из старой сборки — это киловатный Be quiet! В своё время он стоил в районе 15-17 тысяч рублей, точную цифру уже сложно вспомнить. Сейчас же его цену лучше даже не смотреть, чтобы лишний раз не расстраиваться. Если проводить аналогию, это примерно как купить машину, а через год узнать, что она стоит как самолёт.
Вентиляторы с подсветкой тоже были взяты из предыдущей сборки. Заказывались на AliExpress и стоили около 2,5 тысяч рублей за 8 штук с хабом для их подключения и управления. Несмотря на своё происхождение, со своей задачей они справляются очень достойно и смотрятся неплохо.
Ну и самый интересный момент — оперативная память. 64 ГБ DDR5 обошлись мне чуть больше чем в 30 тысяч рублей. И это было полтора года назад, когда собиралась именно эта система, а не старая сборка на серверной платформе. Тогда это казалось каким-то грабежом — 30 тысяч за оперативную память, учитывая, что когда-то первая сборка на i7 целиком стоила примерно столько же.
Видеообзор
Итоги и общее впечатление от сборки
Если подводить итог, то на момент сборки новый ПК обошёлся примерно в 130 тысяч рублей, если не учитывать те компоненты, которые уже были куплены ранее. Часть комплектующих со временем подешевела, часть, наоборот, заметно выросла в цене, но при этом они остаются актуальными и по сей день. В этом и есть главный плюс современного подхода к сборке ПК — всё модульно, всё можно обновлять постепенно, собирая систему своей мечты не за один день, а в течение нескольких лет. Главное — подходить к этому процессу грамотно и без спешки.
В результате получился компьютер, который действительно имеет задел на будущее. Это уже не компромиссное решение и не временный вариант, а полноценная рабочая и игровая станция, рассчитанная на годы вперёд. i9-14900K горячий и требовательный, но при грамотном охлаждении он «чувствует себя» вполне обычным процессором. В рабочих задачах и играх температура держится в пределах 50-80 градусов при открытом корпусе, что видится вполне приемлемым. Так что бояться собирать на i9-14900K из-за его температур точно не стоит. Даже на не самой топовой водянке он спокойно охлаждается и радует производительностью. После серверной сборки этот ПК воспринимается как другой уровень комфорта, стабильности и удовольствия от использования. Именно таким и должен быть компьютер, который собираешь надолго. В планах поставить более быстрый M2 накопитель и тогда сборка будет идти еще бодрее.










21 комментарий
Добавить комментарий
Ну, одно дело, например, собрать все преимущественно с комплектующими одного производителя (корпус, СЖО, БП), и по итогу провести полное их тестирование. А здесь все в разнобой и выглядит по типу — гляньте сколько у меня денег. )
Но, за саму работу — плюс! )
Какой-то странный выбор платы для такой задачи. Современных интерфейсов в ней вообще нет. USB4 нет. 10-гигабитной сети нет. M.2 с PCIe 5.0 нет. Через пару-тройку лет это уже будет просто запылившаяся коробка для среднебюджетного гейминга, а не система на долгие годы.
— Папа — купи мне кеды
— Зачем тебе кеды, сынок? Ты ещё коньки не сносил ;)
Ну ладно USB4 может пригодиться, хотя кому он нужен — те об этом и так знают. И давно пользуются. А вот без Gen5 SSD спокойно жить можно будет и через два-три года, и дальше. Про сетку вообще молчу — не факт, что и через 2-3 года имеющиеся 2,5 Гбит/с не перестанут оставаться запасом на будущее ;)
10-гигабитные медные сети не могли взлететь целых 20 лет по вполне объективным причинам — никто не делал подходящих для дома контроллеров. Сейчас уже есть два контроллера, которые просят всего одну линию PCIe, а не 8 или 4. Ничто не мешает вонзить 8127-ый рилтек или 113-ый марвел вместо 225-ого интела. Хотя 113-ый всё-таки иногда мешает — надо охлад ему серьёзный. А применение 10 гигабитам давно уже есть. Можно гонять данные по самбе между железками с SSD, причём не обязательно Gen 5. Можно в лайтруме работать с сетевой папкой как с локальной — разница с 2.5 гигабитами огромная. Да и вообще, в эпоху реального мультигигабитного вайфая как-то стыдно довольствоваться 2.5-гигабитными проводами. На этой же плате, например, установлен 865-ый квалком, из которого вполне можно выжать 3 с гаком настоящих гигабита, если есть роутер с цифрой 7, умеющий MLO.
Ну я вот для этого использую i9-12900K на Z690, а чо? ;)
«10-гигабитные медные сети не могли взлететь целых 20 лет по вполне объективным причинам — никто не делал подходящих для дома контроллеров»
Пофиг контроллеры, которые всё равно в большинство компьютеров не установишь
На деле проблема в другом — массовых роутеров со скоростью более гигабита… а вот только сейчас начали появляться, да и внезапно как раз 2,5. О большем речи всё ещё не идёт. Так что извращаются только отдельные идиоты а, то и вовсе, извините за грубое слово, энтузиасты
Ну вот 2,5 может быть через два-три года и будут в итоге актуальными. Которые давно на платах есть… впрочем, не всех, угу — Wi-Fi наше всё ;)
«Можно в лайтруме работать с сетевой папкой как с локальной»
Пришейте куриную голову к подушке. Готово? А теперь объясните — зачем вы это сделали ©
«в эпоху реального мультигигабитного вайфая»
А эта эпоха сейчас с вами в одном помещении?
Возможно, на Z690 есть платы, в которые можно вкорячить M.2 с PCIe 5.0. Думаю, для этого нужен коммутатор на процессорных линиях, умеющий преобразовывать их в 8+8 или ещё глубже. Но на выбранной автором плате такого счастья нет.
С удовольствием. Объяснять сложные вещи просто я умею. Есть NAS c тормозным процессором, 4 ТБ SSD и парой 10-гигабитных портов в чулане. Есть железка с i5-12600KF, 1 ТБ SSD и 10-гигабитным RTL8127 за рабочим столом. Каждая съёмка с зеркалки сливается через картридер UHS-II в чулан, чтобы не забивать и так уже до отказа забитый диск на рабочем ПК. Потом запускается лайтрум (точнее его аналог на букву D) — и в нём через 10-гигабитную сеть прекрасно работается с сетевым хранилищем.
За дополнительную плату могу накидать ещё десяток интересных способов загрузить 10-гигабитную сеть по полной. Контакты в профиле.
Вы серьёзно считаете, что не_энтузиасты будут покупать плату на топовом (пусть и прошлогоднем) чипсете и процессор с буквой К? Тут даже во вступлении было заявлено десятилетие энтузиазма. Так что уж на плате при таких раскладах точно не стоило экономить.
Конечно есть. Более того — они абсолютно все такие
«Но на выбранной автором плате такого счастья нет.»
Для того, чтобы тестировать Gen5 SSD подобной фигни и не нужно. Достаточно одного слота PCIe с этим самым интерфейсом и не менее, чем четырьмя линиями. И всё.
Собственно так их вообще все несколько лет и тестировали, угу — альтернатив-то не было от слова совсем
«За дополнительную плату могу накидать ещё десяток интересных способов загрузить 10-гигабитную сеть по полной. Контакты в профиле»
Десяток не нужно. Достаточно хотя бы одного действительно интересного и практического. И не настолько смешного, как описанный, поскольку тут возникает только один вопрос — что мешает поставить локально SSD побольше и не заниматься фигнёй? ;)
«Вы серьёзно считаете, что не_энтузиасты будут покупать плату на топовом (пусть и прошлогоднем) чипсете и процессор с буквой К?»
Я не считаю — я знаю, что многие как раз так и поступают. Вовсе не для того, чтоб убиться веником с насами в кладовке. А просто потому, что боль-мень приличные платы хоть на Z790, хоть на B760 стоят практически одинаково. Вот только недавно эту ситуацию проходил — понадобилось ещё один стендик собрать, так и выяснилось, что и пары тысяч-то на нём не сэкономить. Ну и взял Z790, поскольку хай буде — что так 17К, что так 17К
А с процессорами вообще всяко бывает — вот сейчас например в ДНС 14900К стоит заметно дешевле, чем просто 14900 — 47799 против 56999. Понятно, что второму можно просто лимиты сбросить и разницы не будет, но это актуально только если он дешевле, а не дороже
«Так что уж на плате при таких раскладах точно не стоило экономить.»
На бесполезной фигне сэкономить дело вполне б-гоугодное. Особенно когда использовать проводную сеть вообще не планируется походу — что по тексту видно ;)
Ну если просто потестировать, вытащив видюху — тогда да, достаточно. Главное чтобы процессор был без буквы F на конце, как у меня :).
Если уже есть NAS, то проще воспользоваться его ресурсами, чем добавлять SSD в рабочий комп.
1) новое купить можно, но это дорого, неудобно и непонятно зачем — придумать можно только специально
2) выбор между новым и старым примерно равнозначный по удобству, чуть различаются мелочи, типа цены, но они компенсируются пусть и нечастыми, но жизненными (а не высосанными из пальца) сценариями
3) старое купить ещё можно, но особой экономии это не даёт и приводит к неудобствам начиная с этапа выбора
Так вот — в №3 пока разве что выбор между соткой и гигабитом попадает. И то многие ещё коньки не сносили как раз, а потому роутеры с соткой вполне себе продаются. Причем бывает даже Wi-Fi 5 — но по проводу сотка. Ибо единственная работа для провода — воткнуть туда WAN на ту самую сотку, а то и меньше. Разводки провода по помещению просто нет, всяких NAS — тем более
До №2 только-только доползает 2,5 vs 1. Не дополз, а доползает. А до третьей стадии ещё лет так пяток если не десяток
И хорошо если к тому моменту что-то >2,5 дойдёт до хотя бы второй
Никак подарком не кажется — сейчас и Arctic Liquid Freezer III Pro 360 можно всего за пятнаху взять, а уж какой-нибудь Deepcool LE360 V2 и вовсе дешевле 10 рублей стоит.
Да и собственно при иррациональной любви к NZXT никто не мешает Kraken Plus 360 где-то за те же 22 и купить. Что древняя снятая с производства система в продаже встречается лишь по совсем неадекватным ценам — вот ведь удивительно (на самом деле нет)
Пруф
Монтажная толщина с учётом комплектных вентиляторов, шайб и пр. выходит в 66 мм. Так что он вполне может упереться в охлаждение питальника процессора на плате или в видеокарту — в зависимости от места установки. В-общем, не каждый аквариум подойдёт.
Ну так это логично. Все вентиляторы, кроме нижних, установлены на выдув. Да и тем, что над БП, воздух тянуть особо неоткуда. Итого только один работает более-менее нормально на вдув. Самый простой способ исправить ситуацию — водянку сверху поставить. Или перекрутить на ней вентиляторы так, чтобы они засасывали воздух через правую боковую стенку.
Именно эту ошибку я совершил, и теперь ОЗУ стоит как процессор.
Хотел купить ОЗУ осенью, потому что обычно цена в этот время года падает. Но в сентябре начался рост. Чепуха, не купила ОЗУ, теперь сидеть 5 лет, когда заводы наладят производство
Добавить комментарий