Сравнительный обзор двух башенных кулеров Ocypus Iota A40 WH и Ocypus Iota A62 WH
В мире компьютерных комплектующих выбор эффективной системы охлаждения играет ключевую роль, особенно когда речь идёт о производительности и долговечности процессора. В этом обзоре я протестирую две новинки от бренда Ocypus — башенные кулеры с заявленной тепловой мощностью рассеивания (TDP) 220 и 260 Вт соответственно. Выясню, насколько отличаются эти модели в реальных условиях и оправдана ли переплата за более мощное решение, особенно если вы собираете систему на базе процессоров бюджетного или среднего класса.
Технические характеристики
| Модель и тип | Ocypus Iota A40 WH (башенный кулер) | Ocypus Iota A62 WH (башенный кулер) |
|---|---|---|
| Рассеиваемая мощность | 220 Вт | 260 Вт |
| Размеры кулера (ДxШxВ) | 125 x 70.5 x 156.7 мм | 127 х 136 х 158 мм |
| Вес кулера | 650 грамм | 1100 грамм |
| Материал радиатора и цвет | алюминий (окрашен белым цветом) | алюминий (окрашен белым цветом) |
| Теплотрубки (материал, цвет) | 4 шт x 6 мм медь | 6 шт x 6 мм медь |
| Дисплей | Цифровой | Цифровой |
| Подключение дисплея | USB 2.0 | USB 2.0 |
| Размер вентилятора (ДxШxВ) | 120 х 120 х 25 мм | 120 х 120 х 25 мм |
| Скорость крыльчатки | 500 — 2000 RPM +/- 10% | 500 — 2000 RPM +/- 10% |
| Воздушный поток (макс) | 77 CFM | 77 CFM |
| Уровень шума (макс) | 29 дБ | 29 дБ |
| Подшипник | Гидродинамический | Гидродинамический |
| Подключение вентилятора | 4-pin (PWM) | 4-pin (PWM) |
| Совместимые сокеты | AM4, AM5, LGA 1150, LGA 1151, LGA 1151-v2, LGA 1155, LGA 1156, LGA 1200, LGA 1700, LGA 1851 | AM4, AM5, LGA 1150, LGA 1151, LGA 1151-v2, LGA 1155, LGA 1156, LGA 1200, LGA 1700, LGA 1851 |
Упаковка и комплектация
Башенные кулеры упакованы в картонных коробках с фирменным дизайном и с изображением самих кулеров. Внутри присутствуют вставки из поролона, которые снижают шанс повреждения при транспортировке.
В комплект поставки входит:
- Крепежные элементы
- Металлический бэкплейт
- Термопаста
- Фирменный логотип на двух стороннем скотче
- Руководство по установке
- Вентилятор 120 мм
В модели А62 добавляется второй вентилятор и, соответственно, разветвитель, чтобы подключить к одному разъему на материнской плате.
Внешний вид
Общий дизайн у обеих моделей одинаковый. Выдержанный стиль без острых углов и всё в белом цвете, в том числе и сам радиатор с трубками. Разница между моделями заключается только в увеличенном количестве трубок в 62 модели — шесть против четырех, а также второго радиатора, где в 40 модели только один.
Подошва у А62 отполирована до блеска, а вот в А40 производитель не стал уже этого делать и оставил просто впрессованные медные трубки в алюминиевое основание радиатора. Диаметр трубок везде шесть миллиметров.
Вес радиаторов А40 без вентилятора составляет 500 грамм, а модель А62 тяжелее на 300 грамм. Каждый вентилятор добавляет еще около 150 грамм весса. Получается А40 весит 650 грамм, а А62 весит 1100 грамм.
Для подключения дисплея к материнской плате предусмотрен 9-pin разъём USB. Вентиляторы подключаются через 4-pin разъём. У вентиляторов всего семь лопастей, которые обеспечивают воздушный поток в 77 CFM. А за их тихую работу отвечает гидродинамический подшипник.
Тестирование и установка
Установка и тестирование обеих моделей будет в корпусе Alseye Vision Ultra B с материнской платой MSI MAG B760M MORTAR WIFI II на LGA 1700, где установлен процессор Intel Core i5-12600KF с тепловыделением TDP 150 Вт. Видеокарта MSI RTX 2070 Super GAMING X TRIO.
Цифровой дисплей подключается непосредственно к материнской плате. Чтобы он работал, не нужно устанавливать драйвера — достаточно скачать фирменное программное обеспечение Ocypus Digital с официального сайта.
Дисплей может отображать температуру процессора или видеокарты, а также показывать значения в градусах Цельсия или Фаренгейта.
Смотрится интересно и необычно из-за перфорированной крышки, которая создает эффект пиксельного дисплея. При желании можно его выключить в программе.
Тестирование решил начать с уровня шума всей сборки и вывел результаты в двух таблицах. Разница между моделями составила около 5 dBA при мощности 150 Вт. При мощности 110 Вт разница практически незаметна, и она составила всего 2 dBA. Настройка кривых для вентиляторов выставлена по стандарту для моей материнской платы.
Таблица 1 — мощность 150 Вт
| Уровень шума вблизи, dBA | Уровень шума на расстояние одного метра, dBA | Обороты вентиляторов, RPM | |
|---|---|---|---|
| Iota A40 | 64.7 | 50.8 | 2135 |
| Iota A62 | 59.9 | 49.5 | 2108 |
Таблица 2 — мощность 110 Вт
| Уровень шума вблизи, dBA | Уровень шума на расстояние одного метра, dBA | Обороты вентиляторов, RPM | |
|---|---|---|---|
| Iota A40 | 58.2 | 48.5 | 1578 |
| Iota A62 | 56.2 | 45.8 | 1403 |
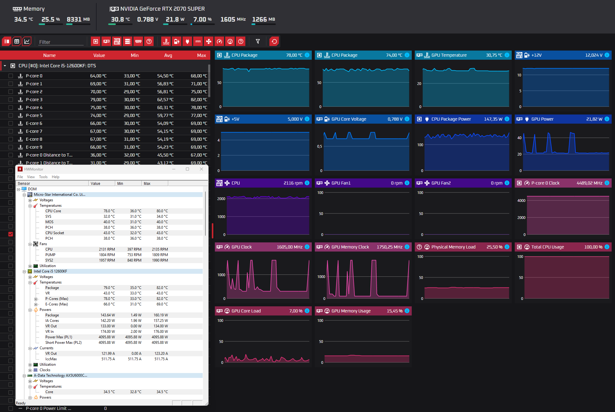
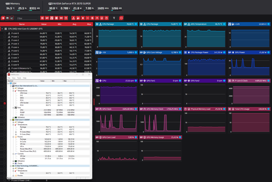
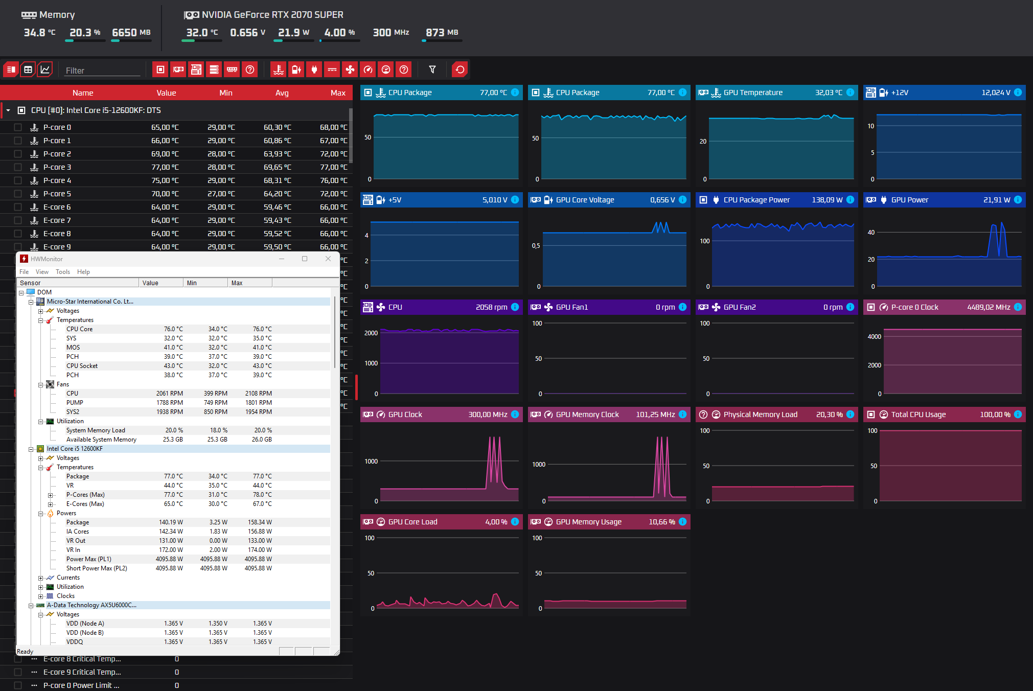
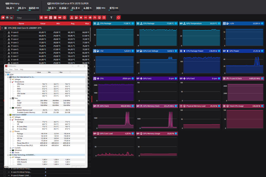
Теперь перейдем к самому интересному, и это температуры при нагрузках. Каждое тестирование длилось около 15 минут, и для этого использовалась программа OCCT и AIDA 64. В простое обе башни показали одинаковый результат в 34℃. Я экспериментировал, и если поднять вентиляторы на максимальные обороты, то температура в простое опустилась до 29℃.
При максимальной нагрузке разница составила 5℃, а при средней 4℃.
| Мощность 150 Вт | Мощность 110 Вт | В простое около 15 Вт | |
|---|---|---|---|
| Iota A40 | 82℃ | 68℃ | 34℃ |
| Iota A62 | 77℃ | 64℃ | 34℃ |
В играх обе башни показали отличные результаты с разницей около 4-5℃. Игры были выставлены с возможно максимальными настройками графики, разрешением 2К и выключенной вертикальной синхронизацией. Для модели А40 средняя температура в играх получилась 52℃, а для А62 47℃.
| Iota A40 | Iota A62 | |
|---|---|---|
| The Last of Us Part II | 51℃ | 48℃ |
| Marvel's Spider-Man2 | 53℃ | 49℃ |
| inZOI | 50℃ | 46℃ |
| Indiana Jones and the Great Circle | 52℃ | 47℃ |
Итоги
Обе башни показали хорошие результаты на процессоре с TPD 150 Вт, и видно, что у обеих моделей есть еще небольшой запас по температуре, так как у большинства моделей процессоров критическая точка — это 100℃.
Для большинства популярных сборок на процессорах 5600G, 12100, 12400 и всех аналогичных моделей, у которых TPD около 100 Вт, я бы рекомендовал взять А40. Эта модель отлично справится с этими процессорами, и не вижу смысла переплачивать за А62. Для моделей с TPD 150-180 Вт я бы рекомендовал А62.
Конструкция продуманная и удобная в установке. Крепление выполнено так же, как и в серии Deepcool AK. В модели A62 второй вентилятор не мешает оперативной памяти, и её не нужно приподнимать. Учитывая, что у меня установлена память с RGB-подсветкой, которая добавляет дополнительные миллиметры, это очень удобно. Единственный минус — из-за вертушки эту подсветку не видно.
Дисплей немного добавляет уникальности среди башенных кулеров, хотя сейчас это уже не редкость, и многие производители начали реализовывать аналогичные решения.
Кстати, обе эти модели выпускаются ещё в чёрном варианте. Узнать актуальную цену башенного кулера Ocypus Iota A40 можно здесь, а модели с двойным радиатором Ocypus Iota A62 можно здесь.
-----
Реклама: ООО «Яндекс Маркет» ИНН: 9704254424
erid=2SDnjdnzWtm
Реклама: ООО «Яндекс Маркет» ИНН: 9704254424
erid=2SDnjc1DieZ





































2 комментария
Добавить комментарий
Хотя столь незначительная разница между двухбашенным и однобашенным удивила. Думал разрыв будет больше.
Добавить комментарий