Обзор системы охлаждения DEEPCOOL LQ360: Белая и стильная с уникальным дисплеем
Когда речь заходит о выборе системы жидкостного охлаждения, пользователи всё чаще обращают внимание не только на производительность, но и на внешний вид устройства. Сегодня познакомимся с DEEPCOOL LQ360 — стильной СЖО в элегантном белом исполнении, которая сочетает в себе мощную эффективность охлаждения и современные дизайнерские решения. Особое внимание заслуживает уникальный дисплей на водоблоке, добавляющий системе индивидуальности и изящности вашей сборке. Чем же может удивить нас DEEPCOOL LQ360? Давайте разберёмся.
Технические характеристики
| Вес нетто | 1840 г |
|---|---|
| Размер радиатора | 402x120x27 мм(Д х Ш х В) |
| Материал радиатора | Алюминий |
| Длина трубок | 410 мм |
| Габариты помпы | 89x76x64 мм(Д х Ш х В) |
| Скорость помпы | 3400 об/мин+-10% |
| Тип коннектора помпы | 3-контактный разъём |
| Номинальное напряжение помпы | 12 Вольт |
| Номинальный ток помпы | 0.35 A |
| Энергопотребление помпы | 4.2 Вт |
| Размер вентилятора | 120x120x25 мм(Д х Ш х В) |
| Скорость вентилятора | 500~2150 об/мин+-10% |
| Воздушный поток вентилятора | 55 куб. футов/мин |
| Давление воздуха вентилятора | 2.82 мм вод.ст. |
| Уровень шума вентилятора | ≤32 дБ(а) |
| Тип коннектора вентилятора | 4-контактный с ШИМ |
| Тип подшипника | гидродинамический подшипник |
|---|---|
| Номинальное напряжение вентилятора | 12 Вольт |
| Номинальный ток вентилятора | 0.15 A |
| Энергопотребление вентилятора | 1.8 Вт |
| Тип LED | Адресуемая подсветка RGB |
| Тип коннектора LED | 3-контактный разъём(+5V-D-G) |
| Номинальное напряжение LED | 5 Вольт |
| Потребляемая мощность LED | 2.4 Вт(Помпы)/ 2.75 Вт(FANx3) |
| Display Тип | LED Digital Display |
| Display Module Номинальное напряжение | 5 Вольт |
| Display Module Номинальный ток | 0.08 A+-10% |
| Display Module Потребляемая мощность | 0.4 Вт |
| Display Area | 53.9x49.15 мм |
Упаковка и комплектация
Система жидкостного охлаждения упакована в фирменную стильную упаковку из картона. В комплект поставки входит:
- Руководство по установке;
- Бэкплейт пластиковый;
- Крепежные элементы;
- Три вентилятора 120х120 мм;
- Термопаста на несена на площадку
Внешний вид
СЖО уже готова к установке. Нужно лишь установить её в корпус и подключить провода. Эта модель представлена в белом цвете, но есть и чёрная версия. Качество сборки отличное, без нареканий.
Современная система защиты от протечек обеспечивает высокий уровень безопасности. В ней установлен клапан, который эффективно регулирует перепады давления.
За охлаждение радиатора отвечает три вентилятора FL12R, построенных на гидродинамическом подшипнике с ШИМ-регулировкой оборотов в диапазоне от 500 до 2150 оборотов в минуту.
На водоблоке уже установлена фирменная термопаста. Внешне он выглядит как обычный квадратный блок, но его отличает съемный дисплей, который можно установить в любом из четырех положений. Это значит, что систему жидкостного охлаждения можно разместить в любом подходящем корпусе, не беспокоясь о положении дисплея. Дисплей подключается к материнской плате через 9-контактный USB-разъем.
Помпа 5 PRO оснащена трёхфазным высокоэффективным электродвигателем, который развивает скорость до 3400 оборотов в минуту.
Установка
Сборка осуществлялась в современном корпусе Alseye Vision Ultra B. Вот список всех комплектующих, которые приняли участие в установке:
| Процессор | Intel Core i5-12600KF TPD 150 Вт |
|---|---|
| Видеокарта | MSI RTX 2070 Super GAMING X TRIO |
| Материнская плата | MSI MAG B760M MORTAR WIFI II |
| Вентиляторы | 4 шт 120х120 мм |
| Накопители | M2 — 3 шт, HDD — 2шт, SSD — 2 шт |
| Блок питания | DEEPCOOL PQ850M |
Во время установки нет никаких нюансов или проблем. Прикрутили радиатор к корпусу и установили водоблок, а затем подключили все провода. На всю установку ушло около 20 минут времени. Единственный момент — пришлось перекрутить вентиляторы, так как в моем случае провода смотрели наружу.
Вот так вот выглядит сборка в белом исполнении. Получился красивый аквариум с хорошим охлаждением. Сборка светится очень ярко. Фотографии сделаны в полной темноте, то есть корпус теперь выступает в роли бра. Вся система собрана с ARGB-подсветкой, следовательно, можно установить любой цвет или режим работы. Я предпочитаю чистое белое свечение. Кстати, на фотографиях, где белая подсветка, корпус установлен уже на подставку в белом цвете, которая очень удобная в использовании и красиво смотрится.
Для работы дисплея нужно загрузить специальное ПО с официального сайта. Программа показывает все параметры вашей системы. Редактировать информацию на экране нельзя. Отображаются текущая температура, мощность, частота и общая загрузка процессора в процентах.
Тестирование
Теперь перейдем к тестированию СЖО, и я её протестировал в двух программах: ОССТ, где TPD 150 Вт, и во второй программе AIDA 64, где TPD 110 Вт. Тестирование длилось около 15 минут каждое. Все кривые для вентиляторов установлены по умолчанию.
| Мощность 150 Вт | Мощность 110 Вт | В простое около 15 Вт | |
|---|---|---|---|
| DEEPCOOL LQ360 | 67℃ | 53℃ | 28℃ |
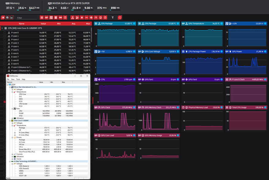
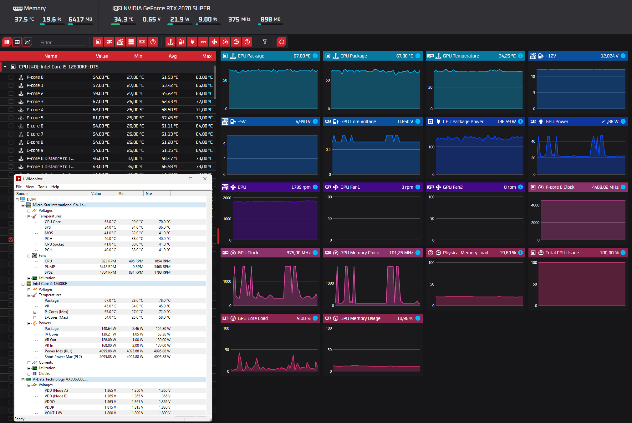
Я получил 67℃ — неплохой результат для процессора, который выдерживает температуру до 100℃. Вентиляторы увеличили обороты всего до 1800 в минуту, а помпа разогналась до 3400 оборотов. При максимальных оборотах всех вентиляторов температура опустилась до 65℃ и ниже не опускалась.
В тестах можно увидеть пиковые температуры в 78℃ и 66℃ — это происходит в тот момент, когда помпа еще не успела раскрутиться и прогнать охлаждающую жидкость.
Тестирование в играх меня очень порадовало, так как вся сборка остается тихой, а температура в среднем составляет 45℃, выше 50℃ я не видел. Все игры были запущены на предельных настройках графики с выключенной синхронизацией и разрешением экрана 2560х1440. Если ограничить частоту кадров в 60 FPS, то температуры снижаются еще примерно на 2℃.
| DEEPCOOL LQ360 | |
|---|---|
| The Last of Us Part II | 46℃ |
| Marvel's Spider-Man2 | 46℃ |
| inZOI | 44℃ |
| Indiana Jones and the Great Circle | 45℃ |
Уровень шума измерял в двух положениях: вблизи корпуса, как будто корпус стоит на столе, и на расстоянии одного метра, как у меня корпус стоит под столом. Замеры производились при нагрузке в 150 Вт и 110 Вт.
Система довольно шумная из-за большого корпуса. Если собрать ее в меньшем корпусе, уровень шума снизится, а температура, вероятно, опустится. Я знаю это по опыту, потому что раньше все комплектующие были в корпусе MONTECH AIR 1000 PREMIUM. Он заметно меньше по объему и лучше продувается.
| Уровень шума вблизи, dBA — 150 Вт/110 Вт | Уровень шума на расстояние одного метра, dBA — 150 Вт/110 Вт | Обороты вентиляторов, RPM — 150 Вт/110 Вт | |
|---|---|---|---|
| DEEPCOOL LQ360 | 59.4/50.7 | 48.0/43.4 | 1854\1028 |
Итоги
Эффективная система охлаждения, которая отлично подойдет для большинства процессоров. Устанавливать на процессоры с TPD меньше 150 Вт я не вижу смысла, ну если только вы не стремитесь к тишине и красивому дизайну. Запас по охлаждению есть, и можно смело устанавливать на процессоры около 200 Вт и больше. В другом обзоре человек тестировал на процессоре Intel Core i5-13600K с пиковой мощностью 225 Вт и получил температуры в диапазоне от 77℃ до 94℃. Температура менялась от регулировки оборотов помпы. В моем случае при 150 Вт температура составила 67℃.
Качество сборки хорошее, но здесь только время покажет. Вертушки тихие и с двойной ARGB-подсветкой. Помпу вообще неслышно при работе, даже когда она работает на максимальных оборотах. Патрубки мягкие, а на водоблоке шарнирная система.
Узнать актуальную цену системы охлаждения DEEPCOOL LQ360 можно здесь.------
Реклама: ООО «Яндекс Маркет» ИНН: 9704254424
erid=2SDnjdPiamb



































0 комментариев
Добавить комментарий