Есть ли смысл наносить термопасту на процессор или можно обойтись заводским «плевком» на СЖО?
Сегодня решил проверить, имеет ли смысл использовать отдельную термопасту или можно обойтись «плевком», который производители лепят на помпы современных СЖО. Тест производил чисто для себя, ради интереса, но, возможно, кому-то это будет тоже полезно, поэтому давайте к делу.
Проверять буду на пышущем жаром I9-14900К, на который я прилепил на многими любимую водянку от NZXT. На самом деле в ней нет ничего особенного. Cтандартный радиатор на 27 мм, но охлаждает она относительно неплохо. Хорошо отводит тепло при стандартных задачах и даже в задачах с рендерингом. Процессор у меня не андервольтнут и не разогнан — просто установил из коробки.
При риндеринге получасового обзора проц нагревался до 95 градусов, но СЖО достаточно быстро сбрасывала температуру до 85. Поэтому, в целом даже с заводским слоем нанесенной термопасты все работает отлично. Процессор ни разу не троттлил и ПК не врубался от запредельных температур. Что называется, собрал «с конадачка», включил — и поехали.
Также, кому интересно, напишу остальные компоненты сборки:
- Корпус XPG INVADER X BLACK
- Материнская плата MSI PRO Z790-A MAX WIFI
- Видеокарта Gigabyte RTX 3080 Ti
- Блок питания Be Quiet Pure Power 11 1000W
- Оперативная память KingBank 4х16 Gb
Но пришло время, вернее, я просто решил всё-таки нанести нормальный слой термопасты и проверить насколько сильными будут отличия по нагреву «проца» в играх.
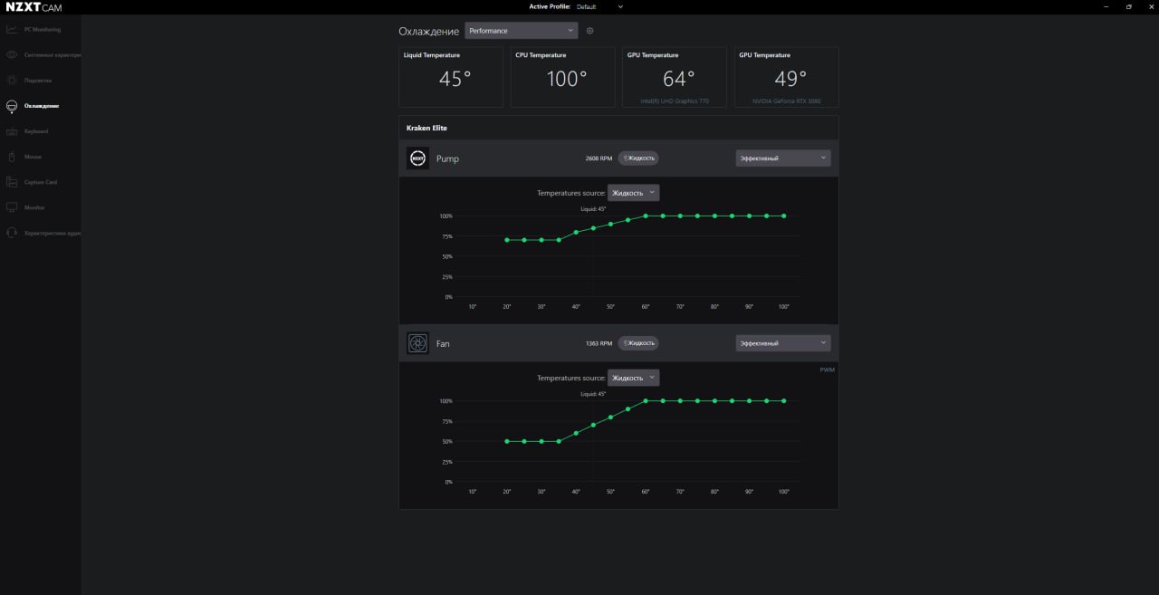
Первым делом замерил температуру с обычной термопастой нанесенной на водянку NZXT Kralen Elite 360 из коробки.
Для начала запустил Spider-Man: Miles Morales в 2К и достаточно высокими настройками графики, которые вы можете видеть на фото ниже. Полетал по городу минут 10 и температура не поднималась выше 74 градусов, при этом водянка быстро скидывала её к приемлемым 68. И да, работают только два вентилятора, третий она отключает.
Далее поиграл в Marvel Spider Man 2, который, как известно, уже менее оптимизирован, и температура процессора достигала 83 градусов, хотя чаще всего держалась в районе 76. Через 10 минут гейминга водянка скидывала температуру с переменной успешностью и периодичностью с 83-87 до 77-76 градусов. Напомню, что 85 и даже 90 градусов — это вполне рабочие для I9-14900K температуры.
Напоследок запустил RDR 2. Здесь игра оказалось более оптимизированная и менее требовательная к процессору. Температура не поднималась выше 72 и быстро скидывалась до 57-67 Градусов. При этом не стоит забывать, что у водянки все это время работали всего два вентилятора.
Теперь вырубаем комп и снимаем помпу водянки с процессора. Заводская термопаста, как можно видеть, относительно неплохо распределилась по процу и медному основанию самой помпы, но ее очень мало и она не покрывает весь «камень». Протираем «алкогольной» салфеткой и наносим термопасту Arctic MX-4. Кстати, забыл сказать, что проц у меня установлен в контактной рамке, что также частично помогает CЖО справляться с отведением тепла.
Той же салфеткой протираю и пятно контакта самой помпы. Собираем обратно, включаем комп и запускаем игрульки…
После замены термопасты также по очереди запустил те же игры и получил следующую температуру процессора:
В Spider-Man: Miles Morales полетал по городу и практически ничего не изменилось за исключением, наверное, пары градусов. Примерно через 5-7 минут температура начала подниматься до 68-71 градусов. А через примерно 10 минут температура закрепилось на 73-74 градусах. Вполне себе рабочая температура данного процессора и особых изменений не видно. Остается только успокаивать себя, что более тягучая термопаста, нанесённая немножко больше слоем, будет благотворно влиять на процессор.
Далее Marvel Spider Man 2. Летаем по городу, применяем суперсилу симбиота, и через пять минут температура держится на уровне 73-76 градусов, а иногда спускается до 71, но очень ненадолго. Через 10 минут температура временами поднимается до 80-82 градусов, но водянка скидывает ее до 72-76.
Напоследок запустил RDR 2, угнал поезд и залип на час. Температура не поднималась выше 67-70 градусов. При этом СЖО достаточно быстро скидывала ее до 50-57 градусов.
Еще запустил Cinebench и в течении 10 минут температура держалась на уровне 99-100 градусов. По окончании теста температура сразу же упала до 49 градусов. Как можете видите и понимать, 80-90 и даже 100 градусов для I9 14900K вполне рабочие температуры.
Вывод: для успокоения души можете заморочиться, стереть нанесённую на помпу СЖО термопасту и нанести свою — желательно с каким-нибудь именитым и говорящим названием типа Arctic. В остальном, если собирайте ПК на топовом и горячим камне, можете особо не париться и ставить водянку, как есть, без дополнительных заморочек. Жду ваши самые смелые комментарии ниже. Всем удачи и на связи.
























7 комментариев
Добавить комментарий
И, автор, как ты думаешь, а почему же с завода пасты на подошве помпы так немного? Потому что излишек — ухудшает результат. На фото процессора утопленного в термопасте смотреть больно… 1/5ая от этого количества дала бы результат результат до 15-20 процентов лучший.
Её задача — заполнить микроскопические зазоры между крышкой процессора и основанием кулера, чтобы улучшить теплопередачу.
При этом теплопроводность у термопасты значительно хуже, чем у меди, поэтому избыток пасты только ухудшает охлаждение.
Достаточно нанести количество примерно с спичечную головку и равномерно распределить тонким слоем по поверхности.
Добавить комментарий