Обзор ноутбука Chuwi CoreBook X на Ryzen 5 7430U: качественный дисплей и компактный размер
Ноутбук Chuwi CoreBoox X работает на шестиядерном и двеннадцатипоточном процессоре Ryzen 5 7430U, имеет встроенную графику AMD Radeon RX560 и заявлен теплопакет в 20Вт. Такой процессор подходит для офисных задач и интернета. В позиционировании уже становятся ясны его плюсы и минусы. Диагональ экрана — 14″, разрешение в 2К и охват, по оценкам в обзоре, составляет больше заявленных 95% sRGB. Необычное в нем — соотношение сторон 3:2,
Несмотря на офисное решение, CoreBook X дорастал до текущего состояние не со второго года. Он имел разные процессоры, разные разъемы для подключения периферии. Модификация на Ryzen 5 7430U на 2025 г. самая свежая. На среднебюджетность товара указывает, во-первых, цена, так как за 28 тыс.руб. получить 2К экран на R5 процессоре со скоростными USB-C 3.0 и USB-A 3.0 не очень легко. Дополнительно есть полноразмерный HDMI и другие выхода и входы. Более того, на таком процессоре можно поиграть в немало игр на рекомендованных настройках.
Меня привлек CoreBook X металлическим корпусом и миниатюрным видом. Переносить четырнадцатидюймовый экран удобнее, чем с большей диагональю. Вес обозреваемого относительно небольшой, 1,4 кг. У меня только не была нанесена кириллица на клавиатуру. В комплекте для замены лежала накладка. У клавиатуры есть два уровня подсветки, что удобно при работе без лампы в слабоосвещенных местах. Можно сказать, что у Chuwi получился недорогой и хороший ноутбук для ежедневных задач. У него процессор много лучше, чем если бы было установлено что-то N150 в оригинальном или разогнанном виде. Про процессоры слабее и говорить не приходится.
Содержание
Описание
Технические характеристики
| Характеристика | Значение |
|---|---|
| Процессор: | AMD Ryzen 5 7430U, частота от 2,3ГГц до 4,3ГГц (Zen 3 (Cezanne), L3-кэш 16 МБ) |
| Разблокированный множитель: | Нет |
| Графика: | Интегрированная графика AMD Radeon RX560 2GB, 1,8 ГГц (7 кластеров по 64 ядра) |
| TPD: | 20 Вт |
| Количество ядер: | 6 шт. P-ядер/12 потоков |
| Дисплей: | 2K IPS-экран 14″ 2160x1440 (3:2), частота 60Гц, 142ppi, яркостью 280 нит, контрастностью 1500:1, охват 100% sRGB, угол обзора — 178⁰, экран/поверхность — 85% |
| Тип покрытия дисплея: | Глянец |
| RAM: | 16 (4х4) ГБ DDR4, двухканальная SO-DIMM, до 64ГБ |
| ROM: | 1 шт. SSD на 512ГБ PCIe SSD, 1 слот M.2 2280 SSD, PCIe 3.0 x4 |
| Операционная система: | Windows 11 Home 64 бит |
| Связь: | Bluetooth 5.2, Wi-Fi 6 |
| Камера: | 1 МР |
| Интерфейсы: | 1 шт. полнофункциональный USB-C 3.0, 2 шт. USB-A 3.0, 1 шт. USB-C 2.0 (заряд и данные), 1 шт. HDMI 1.4 (4K@30 Гц), 3,5 мм (микрофон и наушники), 1 шт. TF-слот (до 128ГБ) |
| Аккумулятор: | 4000mAh /11,55V (46,2Wh) |
| Система охлаждения: | 1 вентилятор |
| ЗУ: | 65W USB-C |
| Время заряда: | 2,5 ч (50% за 1 ч) |
| Время разряда: | До 5 ч при обычной нагрузке, YouTube — 4 ч |
| Размеры: | 310х229,5х17,25 мм (тонкое место — 10,9 мм) |
| Вес: | 1360 г |
| Корпус: | Алюминий |
| Раскладка: | Латиница, есть накладка с кириллицей |
| Подсветка клавиатуры: | Да, 2 режима |
| Размер: | 310x229,5x20,6 мм |
| Размер тачпада: | 5,8″, 132x84 мм |
| Динамики: | 2 шт., 4R/1,5W |
| Микрофон: | 2 шт. |
| Ход клавиш: | 0,5 мм |
| Количество клавиш: | 84 шт. |
| Сканер отпечатка пальцев: | Нет |
Внешний вид
Товар находится в коробке с надписями о модели. Номер модификации CW1570. Видно, что есть различные виды по памяти, но в большинстве на российском рынке представлен только один на 16ГБ оперативной и 512ГБ флэш-памяти. Процессор Ryzen 5 7430U представлен 1 сентября 2023 г. К совсем свежим его относить нельзя, но и совсем старым тоже. Максимальная температура ядра у него составляет 95⁰C. Работает на сокете FP6, теплопакет 15Вт. В характеристиках CoreBook X TPD указан выше, 20Вт. На Ryzen 5 7430U можно поиграть в GTA V на рекомендуемых настройках. Cyberpunk 2077 запустится на минимальных, а в Ведьмак 3: Дикая Охота можно играть на рекомендуемых настройках. Получается, что CoreBook X как офисное решение имеет небольшой потенциал и для игр. В качестве операционной системы выступает 64-бит Windows 11 Home. Предустановлен пакет MS Office.
Опыт распаковки оставляет положительные впечатления. Товар дополнительно лежит в коробе из пенопропилена, а также укрыт пакетом из схожего материала. В отдельной коробке лежит зарядное устройство. Подарков в виде коврика и проводной мышки, как это бывает у Ninkear, нет. Нет у товара и сканера отпечатка пальцев, но тачпад огромный, как и у товаров от Ninkear.
Комплект поставки небольшой. Состоит из самого ноутбука, зарядного устройства с вилкой, инструкции, талона, брошюры и накладки с кириллицей на клавиатуру.
Блок питания с разъемом USB-C, как понимаю, был добавлен из экономии. Он большой относительно многопортовых аналогов той же и даже большей мощности. Поддерживает разные режимы, 5, 9, 12, 15 и 20 В. Использовал его только для тестов работоспособности. После перешел на 65Вт Ugreen со сматывающимся кабелем.
В самом тонком месте ширина составляет 10,9 мм, в толстом — 17,25 мм. Экран может раскрываться практически на 180⁰. К сожалению, такое происходит при помощи двух рук. «Тест на МакБук» Chuwi CoreBook X не проходит.
В месте открытия крышки есть выемка, чтобы было удобнее разворачивать ноутбук. Она сделана во всю ширину тачпада. Вся периферия находится на боковых гранях. С одной стороны расположены два USB-C выхода, один скоростной 3.0, второй обычный 2.0, «быстрый» USB-A 3.0 и порт HDMI 1.4. С противоположной стороны находятся скоростной USB-A 3.0, разъем для наушников с микрофоном, слот для microSD и крепление для замка. В характеристиках сказано, что поддерживаются карты до 128ГБ, но думаю, это ошибка. Я бы еще хотел видеть USB-A 2.0. Такого порта не хватает для подключения беспроводной мышки. Из беспроводной периферии у ноутбука все хорошо: двухдиапазонный Wi-Fi 6 и Bluetooth 5.2. В верхней части корпуса дисплея есть 1МР камера для общения по видеосвязи.
На следующих двух фотографиях показал, как выглядит оригинальная клавиатура без и с накладкой. Смотрится нормально во втором случае, но позже сделаю себе гравировку.
У клавиатуры два уровня подсветки. Управляется она «горячими» клавишами. На фотографии показал ее с включенной подсветкой без накладки и с ней. Разницы в принципе нет.
Заряд и разряд
Заряжается CoreBook X в выключенном состоянии на мощности, много меньшей, чем у комплектного блока питания. Процесс проходит на 28Вт, поэтому нет необходимости, первое, использовать комплектное и, второе, использовать любое 65Вт ЗУ, если оно не компактное, как 65Вт InfinityLab (ILINC65W) (обзор здесь) для заряда. На фотографии ниже сравнил блок питания из коробки с разными зарядными других брендов. Заряжается устройство только на 20В. Из выключенного состояния заряда на 5В не шел, как и не включалось другое напряжение.
За один час емкость набегает в 27Wh. По итогам процесса — 52Wh. В характеристиках сказано, что 50% должны быть достигнуты за один час. Относительно процентного соотношения первого числа ко второму, заявление производителя подтверждается. Единственное, время полного заряда меньше названного на странице магазина и составляет 2 часа, а не 2,5 ч. О завершении процесса сигнализирует смена красного цвета индикатора на зеленый, расположенного рядом с ближним к углу USB-C портом (см. вторую фотографию ниже).
Нет разницы, через какое ЗУ заряжать ноутбук. Через комплектное мощность составляет те же 28Вт, что и через сторонние. Процесс проходит одинаково через любой из двух USB-C портов. Если заряжать и пользоваться ноутбуком, то мощность приближается к паспортным 65Вт, составляет 58Вт.
Аккумулятора хватает на 4 часа просмотра видео с YouTube на полном экране в разрешении 1440p и 40% уровне подсветки. В условиях большой нагрузки в виде тестов автономность ограничена 5 часами.
Тесты
Информация о дисплее
Всегда интересно посмотреть производителя матрицы. Через программу HWInfo видно, это Chi Mei, название монитора — P140ZKA-BZ1. Точно такая же панель, по информации из обзоров в интернете, стоит в ноутбуках Realme Book, Huawei MateBook 14. По нему на сайте panelook доступна следующая информация: яркость — 330 кд/м², плотность пикселей — 185ppi, разрешение 2160х1440 (2К), частота кадров 60Гц, контрастность 1500:1, покрытие sRGB в 100%. Частота обновления фиксированная, тип дисплея IPS.



Засветы у IPS-экрана видны в углах. Их немного. Пиксели тоже для IPS стандартные: красный, зеленый, синий. Глянцевая поверхность собирает пыль, отпечатки и отражает свет. Лампа должна светить параллельно поверхности, на которой стоит ноутбук, чтобы дисплей не ловил блики.
Оценил яркость подсветки по девяти точкам. Значения получились неравномерными, минимальное — 300 нит, максимальное — 332 нит, среднее — 317 нит. ШИМ на 40% яркости отсутствует, по Radex Lupin он равен 1,1%.
Ниже приведены скриншоты оценки параметров дисплея и его качества с помощью «паука». В характеристиках сказано, что покрытие sRGB составляет 95%, на сайте panelook про панель говорится о 100%. У меня получилось немного больше цифра — 98%. Цвета в NTSC покрываются в 68% (см. первый скриншот). Измеренное значение гаммы соответствует 1,8. Заявленная контрастность получилась больше реальной (см. второй скриншот). Наиболее близкое к первому значению (1500:1) получилась цифра при 100% яркости (1440:1) (см. третий скриншот). Яркость по «пауку» оценена в 381 нит (см. четвертый скриншот). Оцененная с помощью «паука» яркость получилась больше, чем по данным дисплея и по данным Radex Lupin. У меня больше доверия к «пауку». Наибольшее отклонение в яркости подсветке будет наблюдаться в нижней части экрана, в которых ∆E больше 4 (см. пятый скриншот). Самое большое отклонение в отображении есть у голубого оттенка с ∆E в 6,95. Следом идут желтый и синий оттенки со значениями 1,92 и 1,56 по ∆E.
Суммарная оценка дисплея, по данным Datacolor Spyder Pro, по пяти пунктам, составляет 4,5 из 5,0. Дисплей у Chuwi CoreBook X хороший, или, правильнее сказать, около отличный. Тем не менее это не экран для работы с цветокоррекцией. Мощности процессора для таких задач будет недостаточно.
Информация о системе
Подробная информация о системе, диске и видеоускорителе показана на следующих скриншотах. Установлен SSD PCIe 3.0, расширяемая оперативная память DDR4.
Скорость чтения и записи накопителя составляет 3254 МБ/с и 2638 МБ/м. Через полнофункциональный USB-C 3.0 скорости, по данным CrystalDisk, составляют 97 МБ/с и 30 МБ/с на чтение и запись. В случае USB-C 2.0 цифры в два раза ниже. Через USB-A скорости чтения и скачивания получились 112 МБ/с и 40 МБ/с, соответственно.
Скорость скачивания и загрузки через Wi-Fi 6 находится на уровне 90-95 Мбит/с.
Производительность
Все тесты проводились при подключенном к сети ноутбуке.
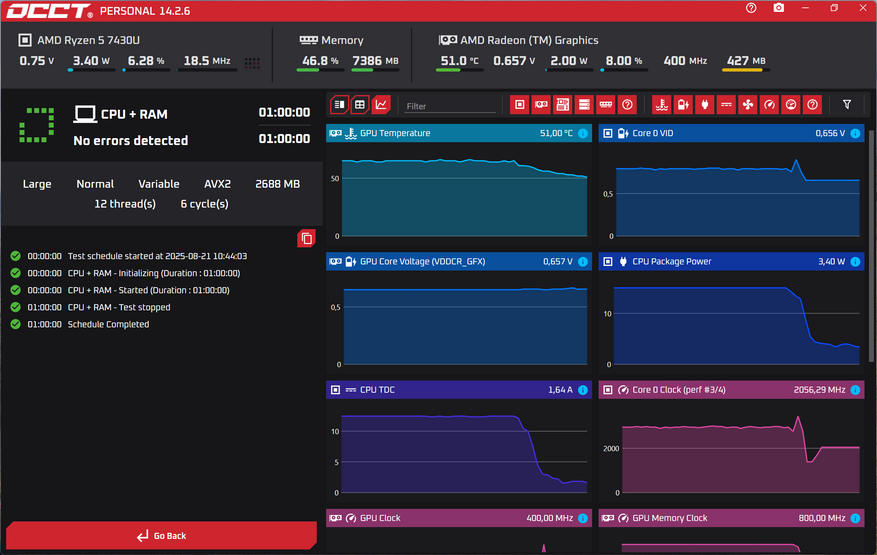
Первым делом провел нагрузочный тест в программе OCCT. Нагрев по результатам теста в 1 час составил около 67-69⁰С.
Результаты тестов Antutu и Geekbench показал на следующих скриншотах. В тесте Antutu результат 678739 баллов. В одно- и многоядерном тестах Geekbench результат — 1878 и 5729 баллов, соответственно. В OpenCL — 11331 и в Vulkan — 9319 баллов.
Результаты трех тестов 3DMark привел далее. Ноутбук набирает 706 баллов в тесте Nomad Light Score. В играх Battelfield V будет менее 30 fps и в GTA V менее 20 fps. В обоих случаях в разрешении 1440p. Результат теста Storage Benchmark Score — 1855 баллов. В тесте процессора набираемые баллы в зависимости от потоков находятся в интервале от 854 до 4331.
Результат теста Novabench — 1705 баллов.
Нагрев и шум
В тесте OCCT TPD значится на уровне 15Вт. Средний нагрев за 1 час теста составил 69⁰С. Шум работающего вентилятора при тесте составил 43 дБ. Такой же наблюдается и в обычном использовании при включенном вентиляторе.
Разборка
Полноценно заменить оперативную память, открутив два винта, не получится. Отсоединяемый отсек открывает доступ к одному из двух слотов. Если надо поменять и второй, то придется открутить всю заднюю панель.
Вид на материнскую плату показан на фотографии. Виден вентилятор с одной теплоотводящей трубкой. Так же видны два слота под оперативную память и один единственный слот с SSD.
Информация по аккумулятору, и микросхемам, и накопителю показана далее. Емкость батареи составляет 46,2Wh. Установлен из коробки SSD от компании AirDisk на 512ГБ.
Вывод
Ноутбук Chuwi CoreBook X понравился, в первую очередь, металлическим корпусом. Второе — небольшая диагональ дисплея с соотношением сторон 3:2. Мне нравится такой форм-фактор при работе с документами или выполнении повседневных задач. Если рассматривать CoreBook X как походный вариант, то я доволен. Мощности немного, но она есть, и можно поиграть в игры.
Вытянутый экран визуально удлиняет клавиатурный блок. Печатать с него мне легко. Клавиши большого размера. Нет только кириллицы на них. Надо будет сделать гравировку. На первое время в комплекте есть накладка.
В тестах ноутбук набирает приемлемое количество баллов. Система охлаждения представлена одним вентилятором. Работа сопровождается шумов. Уровень громкости не совсем маленький, но к нему привыкаешь. Чего не отнять у товара — это качество дисплея. По моим оценкам, уровень sRGB немного больше, чем заявлено. Дополнительно контрастность практически соответствует цифре из характеристик. Мне нравится, что яркость подсветки дисплея больше заявленного значения и равна 380 нитам. Самое интересное в дисплее — его разрешение в 2К 2160x1440. Дисплей для своей цены, считаю, лучше ожиданий. Тесты с Datacolor Spyder Pro это подтвердили.
Насчет автономности сложно сказать что-то отличное. Четыре часа просмотра YouTube или около 5 часов работы — это не то, что хотелось бы. С другой стороны Chuwi CoreBook X заряжается относительно быстро, 50% восполняются за 1 ч. К сожалению, заряжать его можно только от напряжения в 20В, но ЗУ может быть 33Вт мощности, так как при заряде в выключенном состоянии аккумулятор потребляет не более 29Вт. При большой нагрузке мощность приближается к паспортному значению в 65Вт.
Еще один нюанс касается портов. Их немного, но все необходимые есть. Мне бы хотелось иметь небыстрый USB-A, но в принципе и двух USB-A 3.0 хватает. Дополнительно есть два USB-C, один полнофункциональный, а второй для заряда и передачи данных. Острой нехватки периферии нет. Есть даже полноценный HDMI. Беспроводные протоколы на достойном уровне, Wi-Fi 6 и Bluetooth 5.2.
Мне ноутбук понравился.
Узнать актуальную цену можно в официальном магазине Chuwi Official Store на АлиЭкспресс.


































































1 комментарий
Добавить комментарий
Добавить комментарий