Компания «Асилан» из Санкт-Петербурга была основана более десяти лет назад и является отечественным поставщиком ИТ-оборудования широкого спектра. Из своих конкурентных преимуществ компания отмечает следующие: собственная экспертиза современного оборудования позволяет подобрать оптимальное решение под задачи заказчика, наличие прямых контрактов на поставки и склада обеспечивает сокращение стоимости, сроков поставки и сервисного обслуживания, всё оборудование проходит тщательное тестирование перед поставкой заказчику.
Одним из направлений деятельности компании является поставка серверов собственного производства с использованием зарубежных комплектующих. В каталоге представлены решения всех распространенных форматов от 1U до 4U, а также напольные варианты.
В этой статье мы познакомимся с предоставленным на тест Asilan AS-R200 — универсальным сервером 2U с двумя процессорами Intel Xeon Scalable и 25+2 отсеками для накопителей 2,5″.
Серверное оборудование отличается очень широким выбором возможных конфигураций по всем компонентам, включая процессоры, память, подсистему хранения данных и сетевые интерфейсы. При этом выбор конкретной конфигурации в большинстве случаев проводится заказчиком исходя из конкретных требований для решения его индивидуальных задач. Кроме того, не менее важное значение имеют такие вопросы, как сроки поставки, стоимость, гибкость выбора конфигурации, компетенция поставщика, условия гарантийного обслуживания. По понятным причинам, рассмотреть их в рамках нашей публикации возможности нет.
Производитель обеспечивает безусловную гарантию на всё оборудование в 36 месяцев с покрытием транспортных расходов на пересылку по всей России.
Что касается тестирования производительности платформы, то по озвученным выше причинам проверки в синтетических тестах обычно не имеют смысла, поскольку, зная модель установленных процессоров, их можно легко найти в открытых источниках. Так что в данной публикации мы уделим больше внимания конструкции сервера, особенностям его эксплуатации, а тесты производительности проведем для нескольких конфигураций подсистемы хранения данных, поскольку возможность протестировать аппаратные контроллеры с разными типами твердотельных накопителей выпадает редко.
Комплект поставки
Поставляется сервер в стандартной универсальной картонной коробке для стоечного оборудования. Оригинального оформления здесь, конечно, никто не ждет. Из идентификационных данных на одном из коротких торцов есть пара информационных наклеек.
Сама коробка «двойная», а для обеспечения сохранности при транспортировке используются вставки из вспененного пенопропилена. Заметим, что их форма согласована с корпусом, включая вырезы для выступающих частей. В целом вся конструкция выполнена на достойном уровне, никаких признаков экономии здесь нет, всё аналогично продуктам известных в данном сегменте производителей.
После открытия коробки пользователь видит еще одну картонную крышку, в которой в специальных пазах закреплены рельсы для установки сервера в стойку. Также в комплект поставки входят два кабеля питания (C13 на стандартную евровилку с заземлением), комплект винтов и наклеек для дисковых отсеков, винты для монтажа устройства в стойку. В нашем случае также были лист с описанием комплектации и отчета предпродажной подготовки на стенде производителя. Документация и какие-либо инструменты отсутствовали.
Крепления для установки в стойку — современного формата с защелками, не требующими использования винтов. Интересно, что несмотря на внешнее сходство, рельсы подписаны «правая» и «левая». Качество их, на наш взгляд, несколько ниже, чем у известных производителей «белых коробок», но существенных огрехов мы не заметили.
Конструкция стандартная: два базовых элемента могут сдвигаться друг относительно друга, так что минимальная и максимальная глубина стойки составляет 77 и 93 см соответственно. Далее идет промежуточный элемент с блоками линейных подшипников снаружи и внутри, а завершает конструкцию устанавливаемая на сервер направляющая, которая дополнительно закрепляется винтами с потайными головками.
Закрепленный сервер в итоге можно выдвинуть полностью — более чем на 70 см. Благодаря системе защелок, для демонтажа нужно отвести руками специальные блокираторы. Специального кабельменеджемента для низкопрофильных серверов обычно не используется. К сожалению, нет возможности дополнительно на винт закрепить рельсы на задней части стойки (в комплекте идут специальные винты, но установить их некуда). Также мы столкнулись с тем, что крепление не подошло для «безымянной» серверной стойки из-за несовпадения размеров штифтов и отверстий, ну а с установкой в APC NetShelter, конечно, вопросов не было.
Внешний вид и конструкция
Сервер имеет стандартные габариты 2U для установки в 19″ серверную стойку, его глубина составляет 65 см. Заметим, что комплектные рельсы длиннее корпуса, так что желательно использовать шкаф или стойку соответствующей глубины. Оборудованию для установки в стойку нет смысла выделяться визуальным дизайном. Здесь важны надежность, удобство обслуживания и другие более практические критерии.
На лицевой панели сервера расположено 25 отсеков для накопителей формата 2,5″, что является наиболее распространенной сегодня конфигурацией, когда нужно уместить много дисков этого формата в 2U. При этом не остается места для индикаторов, кнопок и разъемов.
Эту проблему производитель решил следующим образом: разместил всё необходимое на «ушках», добавляющих по 2 см ширины и 2,5 см глубины с каждой стороны. Слева мы видим кнопку включения питания, три светодиодных индикатора, скрытую кнопку сброса и кнопку ID (включает индикатор для удобства идентификации конкретного сервера с обеих сторон стойки). Далее идет скрытый подпружиненной крышкой порт USB 3.0, а также винт для крепления сервера к рельсам.
С правой стороны находятся порт VGA и второй порт USB (и, конечно, второй винт). Так что с подключением локального монитора и клавиатуры вопросов не будет. Последнее, что можно отметить — выдвижной ярлык для размещения информации о сервере. Жаль, что штатно тут нет ни MAC, ни пароля IPMI. Впрочем, надо понимать, что эта информация относится к материнской плате.
Накопители устанавливаются в сервер с использованием привычных салазок, на которых они закрепляются четырьмя винтами с нижней стороны накопителя. Салазки изготовлены из металла и пластика. Есть подпружиненные элементы на торцах, на лицевую панель выводятся два светодиодных индикатора, рычаг открытия отсека удерживается защелкой, на которой предусмотрена сдвижная кнопка блокировки. В целом тут замечаний нет. Но будьте готовы закручивать сотню винтов при полном заполнении.
Задняя панель в целом почти стандартна. В левой ее части расположены два блока питания с поддержкой горячей замены. Дополнительных креплений для кабелей питания не предусмотрено.
Далее идут еще два отсека для 2,5″ накопителей (в большинстве случаев они будут использоваться для размещения операционной системы).
После этого — привычная панель материнской платы и стандартные семь мест для низкопрофильных плат расширения.
Для снятия верхней крышки и доступа к внутренней начинке сервера нужно открыть замок с дополнительной блокировкой на верхней панели.
Сзади на боках есть отверстия для трех небольших винтов. Отметим, что на обратной стороне крышки мы, к сожалению, не обнаружили схемы-описания материнской платы.
Внутренняя конструкция вполне стандартна. В передней части корпуса расположены дисковые отсеки и бекплейн. Далее идет блок охлаждения, а уже после него — основная материнская плата и система питания.
Основная система охлаждения — три вентилятора Snowfan YY8038M12B (12 В, 1,8 А). Они выполнены в быстросъемном формате и имеют 4-проводное подключение, а на рамках закреплены через резиновые вставки. Подключены они в три разъема на материнской плате.
Про материнскую плату и конфигурацию сервера мы подробнее поговорим далее. Здесь отметим только использование на процессорах СО с тепловыми трубками и вентиляторами (также подключены к материнской плате), отсутствие пластиковых направляющих для воздушных потоков, отсутствие датчика открытия корпуса.
В целом визуально к качеству сборки замечаний нет. Пожалуй, единственная заслуживающая внимания особенность — слишком длинные кабели для подключения накопителей и чрезмерно толстый клубок кабелей питания. Вероятно, это следствие использования стандартных универсальных компонентов. Кроме того, некоторое опасение вызывает крепление батарей RAID-контроллеров на боковую стенку корпуса.
Конфигурация
Как мы уже говорили выше, выбор конкретной конфигурации сервера определяется заказчиком исходя из планируемых сценариев использования устройства, бюджета, энергопотребления и других параметров. При этом часть требований может иметь точные значения (например, объем оперативной памяти или число и тип сетевых портов), а другие могут допускать диапазоны (например, число ядер процессора или их частоты). Поскольку в нашем случае идет речь скорее об общем знакомстве с продуктом, а не о тестировании в каких-то определенных задачах и сценариях, мы здесь опишем фактическую конфигурацию предоставленного устройства.
Формат корпуса 2U сегодня является, пожалуй, наиболее универсальным и распространенным вариантом для серверного оборудования. Он позволяет использовать два быстрых процессора с высоким энергопотреблением, установить несколько плат расширения, а также обеспечить достаточно большой объем и/или скорость системы хранения данных.
В рассматриваемом варианте платформы AS-R200 реализована конфигурация на 25 накопителей формата 2,5″. Другие версии платформы могут поддерживать накопители 3,5″ в количестве 8 или 12 штук. Для подключения накопителей к контроллерам установлен гибридный бекплейн. Первые четыре отсека поддерживают сразу три варианта интерфейсов — SATA/SAS/NVMe. Причем последний, самый быстрый сегодня, выведен на выделенные порты, обеспечивая для дисков U.2 по четыре линии PCIe, что существенно превосходит возможности 6 Гбит/с у SATA и 12 Гбит/с у SAS. Правда, нужно будет позаботиться и о соответствующем числе портов у контроллера/материнской платы/процессоров. Остальные отсеки работают с интерфейсами SATA/SAS через мультиплексор, что сокращает число кабелей и требования к портам/линиям контроллера. Первые четыре отсека в случае интерфейсов SATA/SAS также работают через мультиплексор.
В тестируемом устройстве были установлены четыре накопителя Micron 5300 Pro объемом 480 ГБ с интерфейсом SATA (модель MTFDDAK480TDS) и два накопителя Samsung PM1733 объемом 1920 ГБ с интерфейсом NVMe/U.2 (модель MZWLJ1T9HBJR-00007). Для их обслуживания использовались два современных RAID-контроллера Broadcom (LSI) MegaRAID 9560-8i.
Один работал с дисками SATA, а второй — с U.2. Данные модели используют интерфейс PCIe 4.0 x8, имеют 4 ГБ кэш-памяти, поддерживают подключение блока защиты кэша (в нашем случае они были установлены и закреплены на боковой стенке сервера). Максимально один контроллер может обслуживать до 240 дисков SATA/SAS и до 32 дисков NVMe. Для их подключения к бекплейну на контроллере установлен один внутренний разъем SFF-8654.
Есть драйвера и программы управления-настройки для большинства современных операционных систем. Для массивов поддерживаются все распространенные конфигурации, включая RAID0/1/5/6/50/60. Максимальные заявленные скорости — до 13700 МБ/с на последовательных операциях чтения с блоком 256 КБ и до 3М IOPs на случайных операциях чтения с блоком 4 КБ. Указанный в документации уровень энергопотребления составляет 9,64 Вт.
В целом подсистема хранения выглядит интересно: можно и обеспечить большой (для решений AllFlash) объем на дисках SATA/SAS, и получить очень высокие скорости на NVMe-накопителях. При необходимости можно гибко выбрать конфигурации RAID в случае требований отказоустойчивости.
Большинство остальных характеристик устройства определяются выбранной материнской платой — Supermicro X13DEI-T. Она использует чипсет Intel C741 и контроллер BMC Aspeed AST2600.
Плата имеет два сокета LGA-4677 с поддержкой процессоров Intel Xeon Scalable четверного и пятого поколений с числом ядер до 64 и TDP до 350 Вт. В тестируемом устройстве было установлено два процессора Intel Xeon Gold 6444Y — 16 ядер/32 потока, базовая частота 3,6 ГГц, максимальная частота в режиме Turbo — 4 ГГц, кэш 45 МБ, TDP 270 Вт, 80 линий PCIe 5.0.
16 слотов для оперативной памяти 3DS ECC RDIMM DDR5-5600 могут обеспечить максимальный объем 4 ТБ. В тестируемой конфигурации было установлено 8 модулей DDR5-4800 по 32 ГБ производства Samsung (модель M321R4GA0BB0-CQKET), общий объем составил 256 ГБ.
На материнской плате присутствуют порты SATA, к которым были подключены два дополнительных отсека SSD для операционной системы. Также можно использовать для накопителей и два слота M.2, не забывая, что у них нет горячей замены, но выше скорость.
Встроенный сетевой контроллер основан на чипе Broadcom BCM57416 и имеет два порта RJ45 с поддержкой скорости 10 Гбит/с. Дополнительно поставщик установил двухпортовую карту 10 Гбит/с со слотами SFP+, построенную на базе микросхем Intel (аналог Intel X520-DA2).
Благодаря формату 2U и стандартной конструкции корпуса, для (низкопрофильных) плат расширения доступны все слоты — два PCIe 5.0 x8 и четыре PCIe 5.0 x16. Три из них в тестируемой конфигурации заняты картами расширения.
В дополнительных отсеках 2,5″ с интерфейсом SATA, расположенных на задней панели сервера, было установлено еще два SSD Micron, используемых в качестве системных накопителей операционной системы. Они подключались к соответствующим портам SATA материнской платы.
Что касается остальных портов сзади, то здесь мы видим один последовательный порт DB9, четыре порта USB 3.0, сетевой порт IPMI, два порта 10 Гбит/с встроенной сетевой карты и порт VGA. В нижнем правом углу панели портов находится скрытая кнопка ID/сброса BMC.
Питание сервера обеспечивается двумя блоками с поддержкой резервирования и горячей замены. Из информационной наклейки мы можем узнать, что производит их компания Gospell Digital Technology, а модель называется Gospower G1136-1300WNA. При входном напряжении 220 В они обеспечивают максимальную выходную мощность в 1300 Вт.
Учитывая конфигурацию платформы, этой мощности будет более чем достаточно для большинства возможных конфигураций сервера. Для подключения кабелей питания используются стандартные разъемы C14. Дополнительного крепления для кабеля не предусмотрено. Судить о качестве данных моделей по непродолжительному тесту одного устройства будет некорректно, но за время тестирования вопросов к ним не было. Система корректно отрабатывает отказ одного из блоков и последующую горячую замену.
Выделить стоимость непосредственно платформы для сравнения с другими аналогичными решениями возможности нет, поскольку сервер поставляется в полной комплектации. Но цена представленной конфигурации известна: она составляет 1 750 000 рублей (на момент подготовки статьи).
Установка и настройка
Для серверного оборудования важное значение имеют возможности удаленного контроля и управления. В данном случае они определяются платформой Supermicro и не вызывают нареканий. Через выделенный или совмещенный сетевой порт IPMI можно иметь полный доступ к устройству начиная от BIOS и заканчивая рабочим столом операционной системы. Заметим, что некоторые из возможностей требуют дополнительной лицензии.
Данный интерфейс работает в любом браузере и поддерживает английский язык интерфейса. Через него можно контролировать состояние сервера, считывая показания встроенных датчиков (температур, напряжений, вентиляторов). Здесь единственное замечание — отсутствие возможности считать удаленно через IPMI энергопотребление, хотя в веб-интерфейсе оно отображается.
Также предусмотрены функции проверки конфигурации (процессоры, память, питание). Но сделать инвентаризацию плат расширения и накопителей (даже на системной плате) не получится. Есть встроенные системы уведомлений через SNMP и электронную почту.
Для доступа к консоли операционной системы предусмотрены два варианта: через HTML5 и браузер и через плагин на Java. Благодаря возможности удаленного подключения виртуальных накопителей, можно и операционную систему установить без физического доступа к серверу.
BIOS Setup материнской платы мало отличается от других подобных решений. Из наиболее часто используемого есть настройки сети BMC, выбор параметров загрузки ОС, настройки подсистемы хранения и локальной сети.
Из интересного отметим поддержку управления внешними RAID-контроллерами. Прямо из BIOS Setup можно создать необходимые конфигурации дисковых накопителей, проверить состояние, запустить тест батареи и так далее. Аналогичным образом можно настроить и параметры сетевых контроллеров, если они поддерживают такую возможность.
Тестирование
На время проведения тестирования сервер был установлен в серверную стойку со всеми сопутствующими элементами — ИБП, кондиционером и быстрым коммутатором. На сервер была установлена система виртуализации Proxmox для возможности запуска реальных вычислительных задач без привязки к основной ОС.
Зафиксированные максимальные показатели под нагрузкой: общее потребление — 800 Вт, температура на первом процессоре — 80 °C, температура на втором процессоре — 95 °C, температура на модулях памяти и на VRM — 65 °C, скорость вентиляторов на процессорах — 11400 RPM, скорость корпусных вентиляторов — 8400 RPM.
В целом существенных замечаний здесь нет, если не считать более высокой температуры у второго процессора, расположенного ближе к задней панели сервера. Возможно, использование дополнительных направляющих для организации воздушных потоков позволило бы улучшить ситуацию.
В тестируемой конфигурации в отсеки на передней панели было установлено только шесть накопителей, так что про вариант со всеми заполненными отсеками сложно что-то сказать наверняка. Стоит упомянуть лишь отсутствие вентилятора в правой части корпуса, которое в сочетании с плотным пучком проводов может вызвать ухудшение температурных условий.
Что касается использованной конфигурации, то температуры дисков SATA не превышали 35 градусов, а U.2-накопителей — 50 градусов. Батареи RAID-контроллеров нагревались не выше 33 градусов, а сами контроллеры — до 50 градусов.
Для расположенных на задней панели SATA-накопителей максимальная зафиксированная температура составила 55 градусов.
Первая часть тестов подсистемы хранения данных — скорость работы блочных устройств в тесте fio. Для четырех SATA-накопителей проверялись конфигурации RAID0 и RAID5, а для двух U.2 — RAID0 и RAID1. Шаблоны теста — последовательное чтение и запись блоками 256 КБ (совпадают с блоком RAID-массивов), а также случайное чтение и запись блоками 4 КБ. Остальные настройки теста — использование 16 потоков, продолжительность 10 минут. При настройке дисковых массивов все опции были установлены по умолчанию, поэтому вполне возможно, что при внимательном подборе параметров под задачи можно получить и более высокие результаты.
На первой диаграмме показаны результаты последовательных операций.
| U.2 RAID0 | U.2 RAID1 | SATA RAID0 | SATA RAID5 | |
|---|---|---|---|---|
| Чтение | 6850 | 3716 | 1698 | 1814 |
| Запись | 4836 | 2423 | 1580 | 1176 |
Скорости массивов из U.2-накопителей через RAID-контроллер можно сравнить с заявленными для одиночного диска 7000 МБ/с на чтение и 2400 МБ/с на запись. Видно, что запись на массиве с чередованием можно заметно ускорить, а на зеркале потерь производительности нет. С чтением сложнее: массив с чередованием оказывается на уровне одиночного диска, а зеркало неожиданно заметно замедляется.
А вот для SATA-накопителей использование RAID-массива позволяет существенно увеличить общую производительность. Для одного диска заявлены скорости 540 МБ/с на чтение и 410 МБ/с на запись. Организация массива из четырех устройств дает почти кратное увеличение скоростей последовательных операций и для RAID0, и для RAID5 (интересно, что последний оказывается даже быстрее первого на чтении).
В реальных сценариях использования, особенно если речь идет о работе с твердотельными накопителями, интересны и случайные операции с блоками небольших размеров. Как мы понимаем, RAID-массивы в этом случае редко могут похвастать высокой эффективностью.
| U.2 RAID0 | U.2 RAID1 | SATA RAID0 | SATA RAID5 | |
|---|---|---|---|---|
| Чтение | 232687 | 202676 | 143311 | 150476 |
| Запись | 63590 | 45773 | 64272 | 21006 |
Да, для NVMe-устройств работа через контроллер катастрофически снижает показатели: для одного диска производитель заявляет 800 000 IOPs на чтение и 100 000 IOPs на запись. Массивы же на чтении лишь немного выходят за 200 000 IOPs, а на записи показывают около 65 000 и 45 000 IOPs для RAID0 и RAID1 соответственно. Конечно, у нас тут всего два диска, при увеличении их числа можно, наверное, получить и более высокие значения, но в заявленные для контроллера 3 000 000 IOPs на случайном чтении и 240 000 IOPs на случайной записи верится слабо.
Для накопителей SATA заявлены 85 000 IOPs на чтение и 36 000 IOPs на запись. Использование четырех устройств позволяет поднять скорости на чтении, а вот с записью рост есть только на массиве с чередованием.
Второй тест, который мы решили попробовать, — сценарий работы с базами данных. Для этого был использован стандартный для Linux инструмент sysbench. Здесь, конечно, встает вопрос с выбором как параметров проведения теста, так и собственно настроек базы данных. На полноценное исследование с целью выбора оптимальных настроек мы не претендуем, однако покажем влияние одной из опций.
Основные параметры теста: 100 баз данных по 10 000 000 записей. Общий объем файлов составил около 256 ГБ. Шаблон (скрипт) — oltp_read_write из комплекта поставки sysbench. Тест проводился в 32 потока и с длительностью один час. Итоговая команда запуска выглядела таким образом:
sysbench oltp_read_write --db-driver=mysql --mysql-db=sysbench_test --mysql-user=sysbench_user --mysql-password=sysbench_password --tables=100 --table-size=10000000 --threads=32 --time=3600 --report-interval=10 run
Находилась база на томах с файловой системой xfs, размещаемых на твердотельных накопителях на RAID-контроллерах с описанными выше конфигурациями. Сам пакет базы данных — MariaDB 10 из штатного репозитория операционной системы Debian 12. Результаты на первых двух диаграммах приводятся из последней строки журнала работы теста.
| Чтение | Запись | |
|---|---|---|
| U.2 RAID0 | 31680 | 9051 |
| U.2 RAID1 | 29246 | 8356 |
| SATA RAID0 | 27887 | 7966 |
| SATA RAID5 | 10865 | 3103 |
По первой диаграмме можно отметить, что конфигурация массива с дисками NVMe почти не влияет на получаемый результат. Что касается накопителей SATA, то в массиве с чередованием они почти догоняют NVMe-накопители. А вот использование массива RAID5 катастрофически сказывается на производительности.
Поскольку в нашем сервере много оперативной памяти, то есть смысл рассмотреть варианты настройки опций базы данных, отвечающих за ее использование. Из всего многообразия вариантов (напомним, что стоит подбирать их не под тест, а под конкретную рабочую нагрузку, которая у всех индивидуальна), мы остановились на innodb_buffer_pool_size из файла /etc/mysql/mariadb.conf.d/50-server.cnf, установив его в 128 ГБ. Результаты от этого изменились очень сильно, что видно на следующей диаграмме.
| Чтение | Запись | |
|---|---|---|
| U.2 RAID0 | 126203 | 36057 |
| U.2 RAID1 | 100509 | 28722 |
| SATA RAID0 | 139367 | 39827 |
| SATA RAID5 | 17319 | 4945 |
Кроме роста в несколько раз (кроме массива с четностью), благодаря такой «магии», SATA-накопителям в RAID0 даже удалось обойти NVMe. Напомним, что в данном случае устройства подключены через RAID-контроллер, у которого есть и свой процессор, и свои алгоритмы обработки запросов.
Кроме собственно «числа операций в секунду», часто имеет значение и время отклика. Тест выдает в отчет значения задержек, так что их мы тоже покажем на диаграмме.
| обычный режим | настройка innodb_buffer_pool_size | |
|---|---|---|
| U.2 RAID0 | 22,7 | 5,7 |
| U.2 RAID1 | 26,2 | 13,0 |
| SATA RAID0 | 25,3 | 11,0 |
| SATA RAID5 | 83,0 | 92,4 |
Для «правильных» массивов опция позволила уменьшить время отклика в два и более раз. А вот RAID5 из SATA-дисков отреагировал на нее ухудшением результатов.
Дополнительно проиллюстрируем влияние использованной настройки на активность и потребление ресурсов системы во время проведения теста.
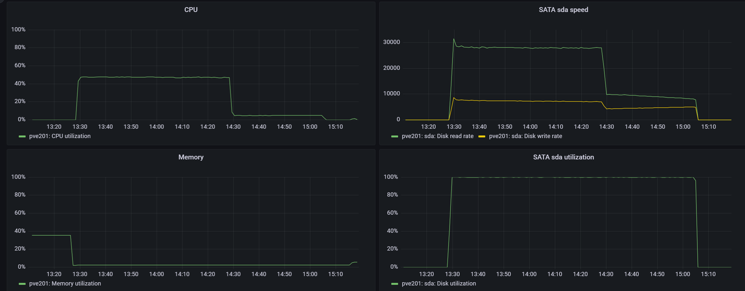
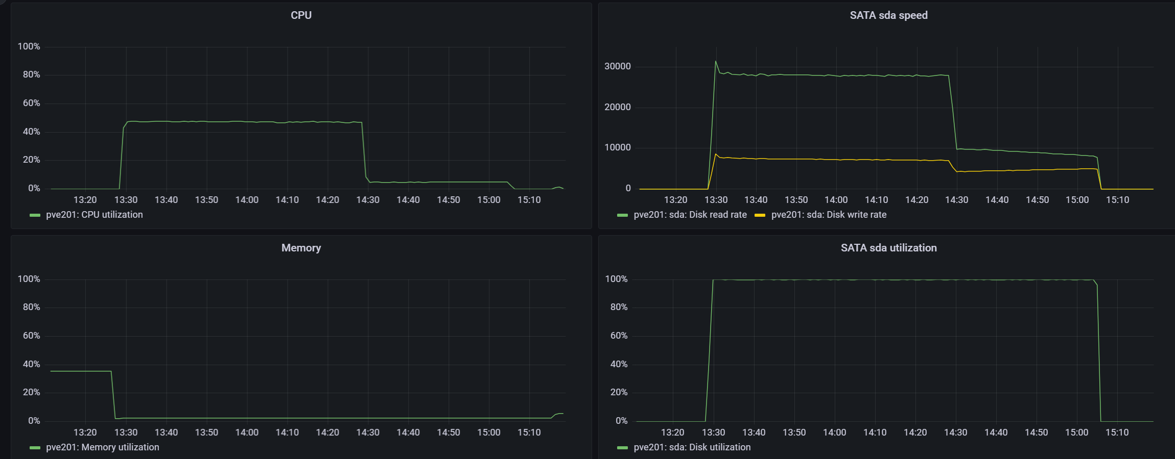
Если не используется увеличение пула в оперативной памяти, то буквально через несколько минут после начала теста нагрузка стабилизируется: процессор чуть более 40%, том на чтение около 28000 OPs и на запись около 8000 OPs. После часового теста система еще более получаса «разгребает последствия»: мы видим небольшую нагрузку на процессор и продолжение активного использования дискового массива.
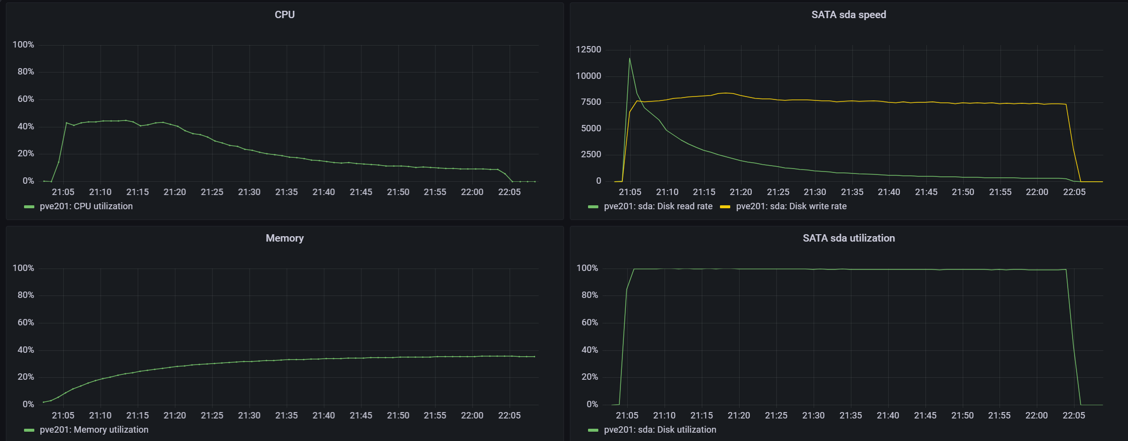
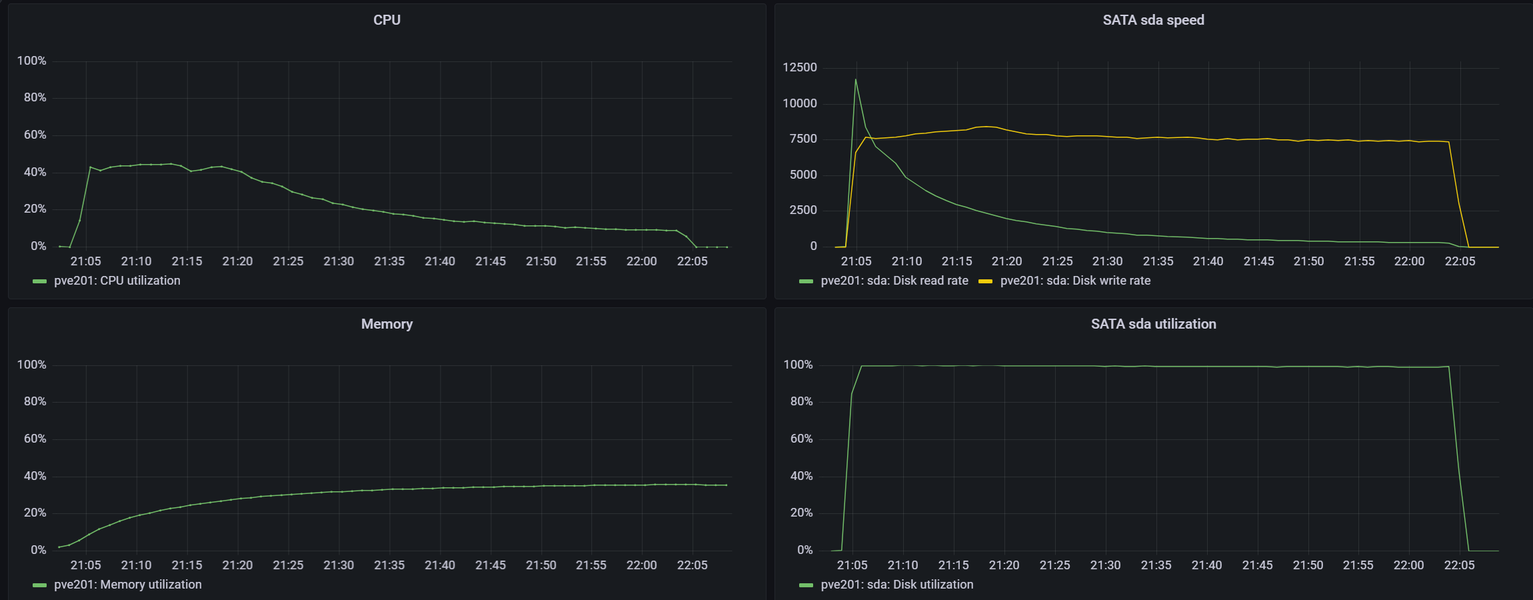
Если же мы используем настройку innodb_buffer_pool_size, то процессор загружен значительно меньше, потребление памяти постепенно растет, диск на чтение активно работает только в самом начале, а на запись идет такая же нагрузка на уровне 7500 OPs. Ну и после окончания теста всё, кроме оперативной памяти, сразу становится свободным. Память же будет занята до перезапуска сервиса базы данных.
В целом, выводы по полученным результатам тестирования подсистемы хранения данных достаточно интересны и могут быть полезны при проектировании современных серверов. Использование RAID-контроллера с дисками U.2 обеспечивает возможность создания достаточно быстрого блочного устройства большой емкости. Однако дополнительная прослойка, по крайней мере в протестированном варианте, все-таки оказалась неспособна раскрыть максимальные возможности самих накопителей. К сожалению, таких дисков в сервере было только два, но реализация простейшего массива с чередованием не внушает оптимизма. Более интересно работать через контроллер с дисками SATA, которые имеют относительно медленный по современным меркам интерфейс. Зато они доступнее и их можно установить в большем количестве. Так что это достаточно эффективный вариант получения и быстрого, и большого по емкости массива. Да, на случайных операциях даже такой массив проигрывает NVMe-накопителям, но и полученных десятков тысяч IOPs может быть вполне достаточно для многих приложений.
В то же время, даже такой относительно простой пример, как работа с базой данных, показал, что транслировать напрямую сравнительные цифры скоростей работы блочных устройств на скорость работы приложения не всегда корректно. Все-таки массив с четностью из SATA-дисков выглядит в этой задаче очень грустно.
С другой стороны, приложения могут иметь широкий набор собственных настроек, которые кардинально влияют на скорость их работы. В частности, может быть более выгодно добавить в сервер памяти, чем оборудовать его быстрыми накопителями. Но на примере RAID5 из SATA-дисков мы снова видим, что не всегда рецепты оптимизации являются универсальными, всё нужно проверять, причем желательно именно на своих задачах.
Заключение
Знакомство с сервером Asilan AS-R200 прошло вполне успешно. Устройство соответствует сегменту универсальных решений с широким выбором конфигураций под требования заказчика. В качестве вариантов применения можно назвать вычислительную нагрузку, базы данных, виртуализацию, AllFlash-СХД. Мы говорили выше, что, конечно, при выборе подобного продукта в большинстве случаев более важны сервис, гарантия, поддержка производителя и другие подобные критерии, чем «попугаи» в различных бенчмарках. Но это мы оценить не можем. Скажем только, что общение с представителями компании в процессе подготовки обзора проходило позитивно и эффективно.
Конструкция данной модели сервера действительно универсальная: 2 сокета для процессоров, много слотов для оперативной памяти, доступность всех 7 слотов расширения, 25 отсеков для накопителей, включая U.2, 2 дополнительных отсека для системных SATA-дисков. Использование материнской платы наиболее, пожалуй, известного из массовых производителей позволяет обеспечить стабильность в течение длительного времени. Продукт поддерживает индустриальные стандарты удаленного управления и мониторинга, нет проблем и с совместимостью с современными серверными операционными системами.
Конечно, в качестве альтернативы можно представить самостоятельную покупку комплектующих и сборку сервера своими силами, однако это может иметь смысл, только если у вас есть квалифицированные специалисты и вы готовы самостоятельно решать вопросы выбора оптимальной конфигурации, сервиса и гарантии. А если ваша задача — получить готовое надежное решение с прогнозируемыми сроками обслуживания, то есть смысл обратить внимание именно на таких поставщиков, как компания «Асилан».
В заключение предлагаем посмотреть наш видеообзор сервера Asilan AS-R200:


























