7 мая Apple анонсировала новые iPad — и вот мы уже готовы поделиться своими впечатлениями от флагмана линейки: iPad Pro с нанотекстурным стеклом, 16 ГБ оперативной памяти, LTE-модулем и накопителем 2 ТБ (за что благодарим магазин restore:). В США такая версия стоит $2299, у нас же на момент написания статьи цена в restore: составляла 300 тысяч рублей. На что же способен планшет за такие деньги? Давайте разбираться.

Семейство флагманских планшетов iPad Pro компания Apple не обновляла с 2022 года. У предыдущего поколения в качестве SoC использовался чип Apple M2, теперь же произошел скачок сразу до M4. Еще одно важное новшество — появление «нанотекстурного стекла», покрывающего экран в версиях с накопителем 1 и 2 ТБ. Диагональ экрана у 11-дюймовой версии осталась прежней.
Технические характеристики
Для наглядности мы собрали основные характеристики в таблицу, куда помимо героя обзора и iPad Pro 2022 года добавили также Huawei MatePad Air PaperMatte Edition — пожалуй, самый близкий конкурент и по техническим характеристикам, и по наличию матового стекла. При этом не стоит забывать, что стоимость его вместе с обложкой-клавиатурой (!) в России сейчас составляет менее 50 тысяч рублей. То есть в шесть раз меньше. Но других массовых планшетов, хотя бы отдаленно близких по цене к iPad Pro, на российском рынке просто нет.
| iPad Pro 11″ (2024) | iPad Pro 11″ (2022) | Huawei MatePad Air PaperMatte Edition | |
|---|---|---|---|
| Экран | OLED, 11″, 2420×1668 (264 ppi) с частотой обновления 120 Гц, с нанотекстурным стеклом в некоторых версиях | IPS, 11″, 2388×1668 (264 ppi) с частотой обновления 144 Гц | IPS, 11,5″, 2800×1840 (291 ppi) с частотой обновления 144 Гц, с матовым стеклом |
| SoC (процессор) | Apple M4 (4 ядра @4,05 ГГц + 6 энергоэффективных ядер) | Apple M2 (4 ядра @3,49 ГГц + 4 энергоэффективных ядра) | Qualcomm Snapdragon 888 (8 ядер, 1+3+4, максимальная частота 2,84 ГГц) |
| Флеш-память | 256/512 ГБ / 1/2 ТБ | 128/256/512 ГБ / 1/2 ТБ | 256 ГБ |
| Оперативная память | 8 ГБ / 16 ГБ | 8 ГБ / 16 ГБ | 12 ГБ |
| Поддержка карт памяти | нет | нет | нет |
| Разъемы | Thunderbolt 4 (разъем USB-C) | Thunderbolt 4 (разъем USB-C) | USB 3.2 Gen2 (разъем USB-C) |
| Камеры | фронтальная (12 Мп, видео 1080р по FaceTime, f/2,4, 122˚) и тыльная широкоугольная (12 Мп, f/1,8, видео 4K 60 fps) | фронтальная (12 Мп, видео 1080р по FaceTime, f/2,4, 122˚) и две тыльные: широкоугольная (12 Мп, f/1,8) и сверхширокоугольная (10 Мп, f/2,4, 125˚), видео 4K | фронтальная (8 Мп, видео 1080р) и тыльная (13 Мп, видео 4К 30 к/с) |
| Интернет | Wi-Fi 6E, опционально 3G/4G/5G | Wi-Fi 6E, опционально 3G/4G/5G | Wi-Fi 6 |
| Спутниковая навигация | только в версии с LTE: GPS, Глонасс, Galileo, QZSS | только в версии с LTE: GPS, Глонасс, Galileo, QZSS | нет |
| Поддержка обложки-клавиатуры | есть (Smart Keyboard Folio, Magic Keyboard) | есть (Smart Keyboard Folio, Magic Keyboard) | есть (Smart Keyboard Folio, Magic Keyboard) |
| Поддержка стилуса | есть (Apple Pencil Pro) | есть (2-го поколения) | есть (2-го поколения) |
| Емкость аккумулятора (мА·ч) | 8300 (неофициальная информация) | 7538 (неофициальная информация) | 8300 |
| Размеры (мм) | 250×178×5,3 | 248×179×5,9 | 249×180×7,0 |
| Масса (г) | 444 / 446 (версия с LTE) | 466 / 470 (версия с LTE) | 508 |
Интересная ситуация с разрешением дисплея. Вместо прежних 2388 точек по широкой стороне теперь это 2420 пикселей. При этом количество точек по узкой стороне сохранилось, и соотношение сторон — тоже. Еще больше путаницы вносит тот факт, что для обеих моделей Apple указывает плотность точек 264 ppi, хотя чисто арифметически в случае с б́ольшим разрешением оно должно быть больше — 267. Вероятно, ответ на загадку можно найти в мелкой сноске на странице характеристик:
The displays have rounded corners. When measured diagonally as a rectangle, the 13‑inch iPad Pro is 13 inches, and the 11‑inch iPad Pro is 11.1 inches. Actual viewable area is less.
«Лишние» пиксели приходятся на пространство, закрытое из-за скругления углов. И если бы этого скругления не было, диагональ составляла бы 11,1″, а не 11″. Соответственно, мы бы получили те самые 264 точки на дюйм.
В общем, это всё к тому, что несмотря на формальное изменение разрешения, в реальности экран не стал ни больше, не четче. У Huawei же плотность точек существенно выше. Однако можно ли увидеть это на практике — большой вопрос.
Интересно, что в новом поколении iPad Pro производитель отказывается от второй тыльной камеры. Что, прогресс пошел в обратную сторону?
Зато емкость аккумулятора выросла и сравнялась с Huawei. Этому не помешало даже сокращение толщины — аж до 5,3 мм. И это беспрецедентный результат.
Упаковка и комплектация
Возможно, это иллюзия, но коробка iPad Pro 2024 кажется тоньше прошлых. Хотя не исключено, что Apple действительно решила тем самым подчеркнуть габариты самого устройства.
Особенность комплектации — специальная тряпочка (да, с яблочком!) для очистки экрана. Вероятно, ее можно найти именно у версий с нанотекстурным стеклом. И это на самом деле не излишество. Отпечатки пальцев убираются с поверхности такого стекла не так-то просто, поэтому специальный материал не помешает.
В остальном всё стандартно: листовки, зарядное устройство, кабель USB-C и наклейки. Зарядное устройство имеет мощность 20 Вт — аналогичными оснащают iPad (не только семейства Pro) уже много лет.
Покупателям в России стоит учитывать, что поскольку планшет ввезен из-за рубежа, а не создан специально для нашей страны, вилка зарядки может оказаться трехштырьковой, так что потребуется переходник на евророзетку. Зато посмотрите, как интересно сделана эта вилка: она складная. Нажимаем на средний штырек — и все выступающие элементы убираются внутрь корпуса зарядки.
Дизайн
Когда берешь планшет в руки, невозможно не восхититься его толщиной и массой. Вроде бы миллиметры, а то и десятые миллиметра, но как это ощущается!
Да, внешний облик iPad Pro уже давно не претерпевает существенных изменений. Но именно изменение габаритов производит вау-эффект. Сложно поверить, что планшет вообще может быть таким тонким! Не исключено, что на данный момент это вообще самый тонкий планшет в мире.
Чтобы оценить это в полной мере, предлагаем наглядно сравнить толщину планшета и айфона.
Судя по всему, меньше толщина планшета быть просто физически не может — до тех пор, пока используется разъем USB-C. Но не толщиной единой! Стоит обратить внимание также на совсем небольшую рамку вокруг экрана. Да, вероятно, тут уже говорить о рекорде не приходится, нечто подобное мы видели и у планшетов с Android/HarmonyOS, но вкупе с толщиной и массой всё равно впечатляет.


Расположение кнопок и разъемов привычное. Но обратим внимание на два элемента. Во-первых, на блок с тыльной камерой, вспышкой, микрофоном и лидаром — сканером глубины пространства. Взглянув на фотографию ниже, читатель может спросить: а что это за серый кружочек под камерой? А это на самом деле просто маленькое зеркальце. Практического смысла в нем, похоже, нет, только эстетический: замаскировать отсутствие второй тыльной камеры, которую в этом поколении iPad Pro убрали.
Есть любопытный нюанс и с фронтальной камерой. Теперь она находится не на узкой стороне, а на широкой (там же — и датчики Face ID). И это важно, поскольку раньше при беседах по зуму, если планшет стоял на обложке либо на Magic Keyboard, ваше изображение было сбоку, а не по центру, и смотрели вы не на собеседника, а тоже вбок.
В отличие от предшественника, новинка оснащена пятью, а не четырьмя микрофонами. Их можно заметить на боковых гранях. Apple утверждает, что они «студийного качества», но это, пожалуй, самый безжалостный и беспощадный маркетинг: очевидно, что записать нормальный звук на устройство подобного форм-фактора в принципе невозможно, и любая петличка за 1000 рублей даст качество лучше просто в силу своих физических параметров. Ну а для бесед в зуме и прошлого варианта было достаточно. Но, как говорится, пусть будет.
Обратим также внимание на едва заметные пластиковые вставки на гранях. Хотя слота для SIM-карты у нашей модели не было, здесь есть модуль LTE и поддержка eSIM, так что сотовый сигнал проходит как раз через эти прорези в цельнометаллическом корпусе.
Резюмируя, отметим, что перед нами действительно устройство с флагманским дизайном. И пусть решение с заменой одной тыльной камеры на декоративное зеркальце весьма смешное, в остальном это образец, задающий высочайшую планку качества — и сборкой, и внешним видом, и, прежде всего, своими габаритами. А еще — экраном с приятным матовым покрытием. Но об этом речь пойдет далее.
Экран и подключение к внешнему экрану
Как и раньше, Apple предлагает два варианта размера дисплея, но начиная с этого поколения экран более крупной версии имеет диагональ 13″, а не 12,9″. У меньшей же модели это по-прежнему 11″. Разрешение — 2420×1668, а заявленная плотность точек на дюйм — 264 ppi. О том, почему она отличается от арифметически вычисляемой, мы написали выше. Впрочем, это далеко не все важные параметры, касающиеся экрана.
Детальное тестирование по нашей методике выполнил редактор Алексей Кудрявцев. Ниже — его заключение.
Лицевая поверхность экрана выполнена в виде стеклянной пластины с поверхностью, устойчивой к появлению царапин. Судя по отражению объектов, антибликовые свойства экрана гораздо лучше, чем у экрана Google Nexus 7 (2013) (ниже просто Nexus 7). Для наглядности приведем фотографию, на которой в выключенных экранах отражается белая поверхность (слева — тестируемый планшет, справа — Nexus 7, далее их можно различать по размеру):
Экран у рассматриваемого планшета существенно темнее (яркость по фотографиям 48 против 103 у Nexus 7). Модель, которая побывала у нас на тестах, имеет нанотекстурную обработку поверхности стекла (с чем мы уже встречались на примере монитора Apple Pro Display XDR). Рабочая область экрана (но почему-то не его поля) глубоко матовая. В итоге в большинстве случаев рассматривать изображение на этом экране гораздо комфортнее, чем на экранах с зеркально-гладкой поверхностью, пусть даже со сравнимым снижением яркости отражения. Однако ореол от отражения очень ярких источников света (например, от солнца) на таком матовом экране гораздо шире, поэтому ясным днем на улице экраны с зеркально-гладкой поверхностью под определенными углами к солнцу могут смотреться лучше. Рекомендуем рассмотреть оба варианта в ваших типичных условиях использования, прежде чем выбрать между обычным стеклом и с нанотекстурной обработкой. Также в данном случае есть тенденция к проявлению «кристаллического» эффекта — экран еще не «искрит», но вариация яркости и оттенка на уровне субпикселей есть.
На внешней поверхности экрана есть специальное олеофобное (жироотталкивающее) покрытие (эффективное, гораздо лучше чем у Nexus 7), поэтому следы от пальцев удаляются существенно легче, а появляются с меньшей скоростью, чем в случае обычного стекла.
При ручном управлении яркостью и при выводе белого поля во весь экран максимальное долговременное значение яркости составило около 570 кд/м², а на очень ярком свету в случае автоматической регулировки яркости оно повышается до 950 кд/м². В режиме HDR (то есть для HDR‑контента) максимальная яркость достигает порядка 1550 кд/м² даже для довольно больших по площади участков. Производителем заявлено до 1000 кд/м² в обычном режиме, до 1600 кд/м² в режиме HDR, что согласуется с полученными результатами. Минимальное значение яркости — 0,9 кд/м². Максимальная яркость очень высокая, и, учитывая отличные антибликовые свойства, читаемость даже в солнечный день вне помещения будет на хорошем уровне. В полной темноте яркость можно понизить до комфортного значения. В наличии автоматическая регулировка яркости по датчикам освещенности, которая включена по умолчанию. В автоматическом режиме при изменении внешних условий освещенности яркость экрана как повышается, так и понижается. Работа этой функции зависит от положения ползунка регулировки яркости: им пользователь выставляет желаемый уровень яркости для текущих условий. Если ничего не менять, то в полной темноте яркость понижается до 0,9 кд/м (очень темно), в условиях освещенного искусственным светом офиса (около 550 лк) яркость экрана устанавливается на 130 кд/м² (приемлемо), в очень ярком окружении (освещенность более 20000 лк) поднимается до 950 кд/м² (до максимума, так и нужно). Результат нас не совсем устроил, поэтому в темноте мы чуть подвинули ползунок яркости вверх (в меню быстрого доступа). Яркость стала выше, но после цикла повышения внешней освещенности и ее снижения всё вернулось к тем же значениям, что были до вмешательства. Получается, что функция автоподстройки яркости работает более-менее адекватно, но не позволяет пользователю настраивать свою работу под индивидуальные требования. Надеемся, что это будет исправлено в последующих обновлениях.
На любом уровне яркости присутствует модуляция с частотой 480 Гц. На рисунке ниже приведены зависимости яркости (вертикальная ось) от времени (горизонтальная ось) для нескольких значений настройки яркости (75% и 10% — это примерные значения):

Видно, что на максимальной и средней яркости скважность модуляции низкая, в итоге видимого мерцания нет. Однако при сильном понижении яркости появляется модуляция с высокой скважностью, ее наличие уже можно увидеть в тесте на присутствие стробоскопического эффекта или просто при быстром движении глаз. В зависимости от индивидуальной чувствительности такое мерцание может вызывать повышенную утомляемость. Впрочем, частота довольно высокая и фаза модуляции различается по площади экрана, поэтому негативный эффект от мерцания снижен.
В этом экране используется матрица OLED — активная матрица на органических светодиодах. Полноцветное изображение создается с помощью субпикселей трех цветов — красного (R), зеленого (G) и синего (B), видимо, в равном количестве (из-за матовой поверхности изображение субпикселей размыто, так что точно сказать трудно). Фрагмент микрофотографии справа демонстрирует эффект, возникающий из-за нанотекстурной обработки поверхности стекла, если сфокусироваться чуть выше слоя OLED:


Для сравнения можно ознакомиться с галереей микрофотографий экранов, используемых в мобильной технике.
В данном экране применена разновидность матрицы под названием Tandem OLED, в которой два излучающих слоя OLED размещены друг над другом, что как минимум увеличивает максимальную яркость.
Экран характеризуется великолепными углами обзора. Яркость под углом у обоих экранов снижается, но в случае тестируемого планшета падение яркости выражено гораздо меньше. В итоге даже при формально одинаковой яркости этот экран визуально выглядит гораздо более ярким (в сравнении с ЖК-экранами), так как на экран мобильного устройства часто приходится смотреть как минимум под небольшим углом. Правда, белый цвет при отклонении на большие углы приобретает легкий сине-зеленый оттенок, но черный цвет остается просто черным под любыми углами. Он настолько черный, что параметр контрастности в данном случае неприменим. Для сравнения приведем фотографии, на которых на экран тестируемого планшета и на экран второго участника сравнения выведены одинаковые изображения, при этом яркость экранов изначально установлена примерно на 200 кд/м², а цветовой баланс на фотоаппарате принудительно переключен на 6500 К.
Белое поле:
Отметим хорошую равномерность яркости и цветового тона белого поля.
И тестовая картинка:
Цветопередача хорошая, цвета в меру насыщенные, цветовой баланс у экранов немного различается. Напомним, что фотография не может служить надежным источником сведений о качестве цветопередачи и приводится только для условной наглядной иллюстрации. В частности, выраженный красноватый оттенок белого и серого полей, присутствующий на фотографиях экрана рассматриваемого планшета, при перпендикулярном взгляде визуально отсутствует, что подтверждается аппаратными тестами с помощью спектрофотометра. Причина в том, что спектральная чувствительность матрицы фотоаппарата неточно совпадает с этой характеристикой человеческого зрения.
Переключение состояния элементов матрицы выполняется практически мгновенно, при этом на фронте включения нет выраженной ступеньки. Например, так выглядит зависимость яркости от времени при переходе от черного к белому:

Построенная по 32 точкам с равным интервалом по численному значению оттенка серого гамма-кривая не выявила завала ни в светах, ни в тенях. Показатель аппроксимирующей степенной функции равен 2,21, что практически равно стандартному значению 2,2. При этом реальная гамма-кривая мало отклоняется от степенной зависимости:

Цветовой охват равен sRGB:

Смотрим на спектры:

Такие спектры типичны для матриц OLED — компоненты хорошо разделены, что позволяет достигнуть широкого цветового охвата. Однако в данном случае цветовой охват аккуратно корректируется до границ sRGB. В итоге визуально цвета имеют естественную насыщенность.
Это относится к тем изображениям, в которых прописан профиль sRGB или не прописано вообще никакого профиля. Однако родным для современных топовых устройств Apple является цветовое пространство Display P3 с немного более насыщенными зеленым и красным цветами. Пространство Display P3 основано на SMPTE DCI-P3, но имеет точку белого D65 и гамма-кривую с показателем примерно 2,2. Кроме того, производитель заявляет, что начиная с iOS 9.3 на системном уровне поддерживается управление цветом, это облегчает приложениям под iOS задачу правильно выводить на экран изображения с прописанным цветовым профилем. Действительно, дополнив тестовые изображения (файлы JPG и PNG) профилем Display P3, мы получили цветовой охват шире sRGB (вывод в Safari):

Отметим, что координаты первичных цветов хорошо совпали с теми, что прописаны для стандарта DCI-P3. Смотрим на спектры в случае тестовых изображений с профилем Display P3:

Видно, что в этом случае есть небольшое перекрестное подмешивание компонент, то есть родное для экрана цветовое пространство чуть шире, чем Display P3.
Баланс оттенков на шкале серого очень хороший, так как цветовая температура близка к стандартным 6500 К, а отклонение от спектра абсолютно черного тела (ΔE) ниже 10, что для потребительского устройства считается хорошим показателем. При этом цветовая температура и ΔE мало изменяются от оттенка к оттенку — это положительно сказывается на визуальной оценке цветового баланса. (Самые темные области шкалы серого можно не учитывать, так как там баланс цветов не имеет большого значения, да и погрешность измерений цветовых характеристик на низкой яркости большая.)


В этом устройстве Apple есть функция Night Shift, которая ночью делает картинку теплее (насколько теплее — указывает пользователь, в реальности от 6300 К до 2700 К). В принципе, яркий свет может приводить к нарушению суточного (циркадного) ритма (см. статью про iPad Pro с дисплеем 9,7 дюйма), но всё решается снижением яркости до низкого, но еще комфортного уровня, а искажать цветовой баланс, уменьшая вклад синего, нет абсолютно никакого смысла.
Присутствует функция True Tone, которая, если ее включить, подстраивает цветовой баланс под условия окружающей среды. Мы включили эту функцию и проверили, как она работает:
| Условия | Цветовая температура на белом поле, К | ΔE на белом поле |
|---|---|---|
| Функция True Tone выключена | 6850 | 3,0 |
| True Tone включена, светодиодные светильники с холодным белым светом (6800 К) | 7100 | 1,4 |
| True Tone включена, галогеновая лампа накаливания (теплый свет — 2850 К) | 5300 | 0,9 |
При сильном изменении условий освещенности подстройка цветового баланса выражена слабо, поэтому с нашей точки зрения эта функция не работает так, как нужно. Отметим, что сейчас сложившимся стандартом является калибровка устройств отображения к точке белого в 6500 К, но в принципе, коррекция под цветовую температуру внешнего света может принести пользу, если хочется добиться лучшего соответствия изображения на экране с тем, что видно на бумаге (или на любом носителе, на котором цвета формируются за счет отражения падающего света) в текущих условиях.
Также есть эталонный режим с отключенными динамическими подстройками и возможностью ручной коррекции цветопередачи с учетом измеренных с помощью внешнего прибора характеристик экрана.
Его использование оправдано в случае работ, требующих повышенную точность цветопередачи.
Данный аппарат поддерживает DisplayPort Alt Mode для USB Type-C — вывод изображения и звука на внешнее устройство при подключении к порту USB (Отчет программы USBTreeView). При подключении к Full HD-монитору вывод видео осуществляется в режиме 1080p при кадровой частоте 60 Гц. Режимов работы два.
В первом это простое копирование экрана в портретной или ландшафтной ориентации, и картинка на экране ТВ/монитора выводится вписанной до ближайших границ с черными полями. Вывода точка в точку нет.
Во втором режиме на внешнее устройство выводится второй рабочий стол, для работы с которым нужно подключить хотя бы мышь, а лучше и клавиатуру:
При этом виртуальное расположение рабочего стола планшета можно выбирать из вариантов справа, слева, сверху и снизу:
Кроме того, читаются подключенные к адаптеру USB-накопители и поддерживается подключение к проводной сети на скорости 1 Гбит/с.
Подведем итоги. Экран имеет очень высокую максимальную яркость (до 950 кд/м² на белом поле во весь экран в режиме SDR и как минимум до 1550 кд/м² в режиме HDR) и обладает отличными антибликовыми свойствами, поэтому устройством без особых проблем можно пользоваться вне помещения даже летним солнечным днем. В полной темноте яркость можно понизить до комфортного значения (вплоть до 0,9 кд/м²). Допустимо использовать режим с автоматической подстройкой яркости, работающий в целом адекватно, но не позволяющий пользователю настраивать свою работу под индивидуальные требования. К достоинствам экрана также нужно отнести эффективное олеофобное покрытие, поддержку цветового охвата sRGB и Display P3 (при участии ОС), очень хороший цветовой баланс и динамическую подстройку частоты обновления (до 120 Гц). Заодно напомним про общие достоинства OLED-экранов: истинный черный цвет (если в экране ничего не отражается), заметно меньшее, чем у ЖК, падение яркости изображения при взгляде под углом. К недостаткам можно отнести мерцание экрана, при желании обнаруживаемое визуально на низкой яркости. У пользователей, особо чувствительных к мерцанию, из-за этого может возникать повышенная утомляемость. Тем не менее, в целом качество экрана очень высокое. Отметим, что матовый экран с нанотекстурной обработкой поверхности стекла имеет свои недостатки и достоинства, но в общем случае обеспечивает лучшее восприятие изображения в различных условиях, чем экран с зеркально-гладкой поверхностью.
Производительность
Новый iPad Pro работает на SoC Apple M4, которая дебютировала именно в этом устройстве. 10 ядер CPU (в том числе четыре высокопроизводительных, с частотой до 4,05 ГГц), столько же ядер GPU, 16-ядерная система Neural Engine и отдельный блок, отвечающий за работу дисплея.
Конечно, очень интересно было бы сравнить результаты новинки с iPad Pro 2022 года, работающим на базе Apple M2, но мы его не тестировали, поэтому придется довольствоваться результатами iPad Air 2022 на базе Apple M1 (и та же M1 используется в iPad Pro 2021 года). Но, впрочем, тем нагляднее будет разница. Ну а за конкурентов ответит Huawei MatePad Air PaperMatte Edition на базе Qualcomm Snapdragon 888. На всякий случай напомним еще раз, что планшет Huawei в несколько раз дешевле.
Итак, начнем с браузерных тестов: JetStream 2, Octane Benchmark 2.0 и Kraken Benchmark 1.1. Все тесты выполнялись в Safari, однако на разных версиях iOS — в зависимости от того, какая была актуальна на момент выхода устройства. Результаты округлялись до целых чисел.
| Apple iPad Pro 2024 (Apple M4) | Apple iPad Air 2022 (Apple M1) | Huawei MatePad Air PaperMatte Edition (Qualcomm Snapdragon 888) | |
|---|---|---|---|
| JetStream 2 баллы, больше — лучше | 326 | 184 | 68 |
| Octane 2.0 баллы, больше — лучше | 103840 | 66207 | 25082 |
| Kraken Benchmark 1.1 мс, меньше — лучше | 336 | 500 | 1772 |
И уже в браузерных бенчмарках мы видим, насколько новинка мощнее предшественника, не говоря уже о конкуренте. Разница с моделью на Apple M1 составляет полтора-два раза. В принципе, вполне ожидаемо, если исходить из того, что рост от одного поколения к другому должен быть процентов 40.
Теперь посмотрим, как новый iPad Pro выступит в Geekbench — мультиплатформенном бенчмарке, который измеряет производительность CPU и RAM, а также вычислительные возможности GPU. Поясним, что iPad Air 2022 года и Huawei MatePad Air мы тестировали в пятой версии бенчмарка, новинку же — и в пятой, и в шестой, однако тест GPU (Compute) в пятой версии, увы, не работал, так что напрямую сравнить результаты проблематично.
| Apple iPad Pro 2024 (Apple M4) | Apple iPad Air 2022 (Apple M1) | Huawei MatePad Air PaperMatte Edition (Qualcomm Snapdragon 888) | |
|---|---|---|---|
| Geekbench 5 / 6 Single-Core Score баллы, больше — лучше | 2621 / 3670 | 1722 / — | 926 / — |
| Geekbench 5 / 6 Multi-Core Score баллы, больше — лучше | 12908 / 14628 | 7291 / — | 3507 / — |
| Geekbench 5 / 6 Compute Metal Score баллы, больше — лучше | — / 53679 | 20762 / — | 4755 / — |
Что ж, в целом расклад аналогичный.
Теперь посмотрим на 3D-бенчмарки.
| Apple iPad Pro 2024 (Apple M4) | Apple iPad Air 2022 (Apple M1) | Huawei MatePad Air PaperMatte Edition (Qualcomm Snapdragon 888) | |
|---|---|---|---|
| GFXBenchmark 1440р Aztec Ruins (High Tier Offscreen) | 93 fps | 56 fps | 25 fps |
| GFXBenchmark 1080р Aztec Ruins (Normal Tier Offscreen) | 258 fps | 154 fps | 58 fps |
| GFXBenchmark 1080p Car Chase Offscreen | 184 fps | 131 fps | 64 fps |
| GFXBenchmark 1440p Manhattan 3.1.1 Offscreen | 162 fps | 111 fps | 61 fps |
| GFXBenchmark 1080p Manhattan 3.1 Offscreen | 274 fps | 194 fps | 102 fps |
| GFXBenchmark 1080p Manhattan Offscreen | 445 fps | 295 fps | 144 fps |
| 3DMark (режим WildLife) | максимум | 10021 балл (60 fps) | 5739 баллов |
| Basemark Metal | максимум | 6679 баллов | — |
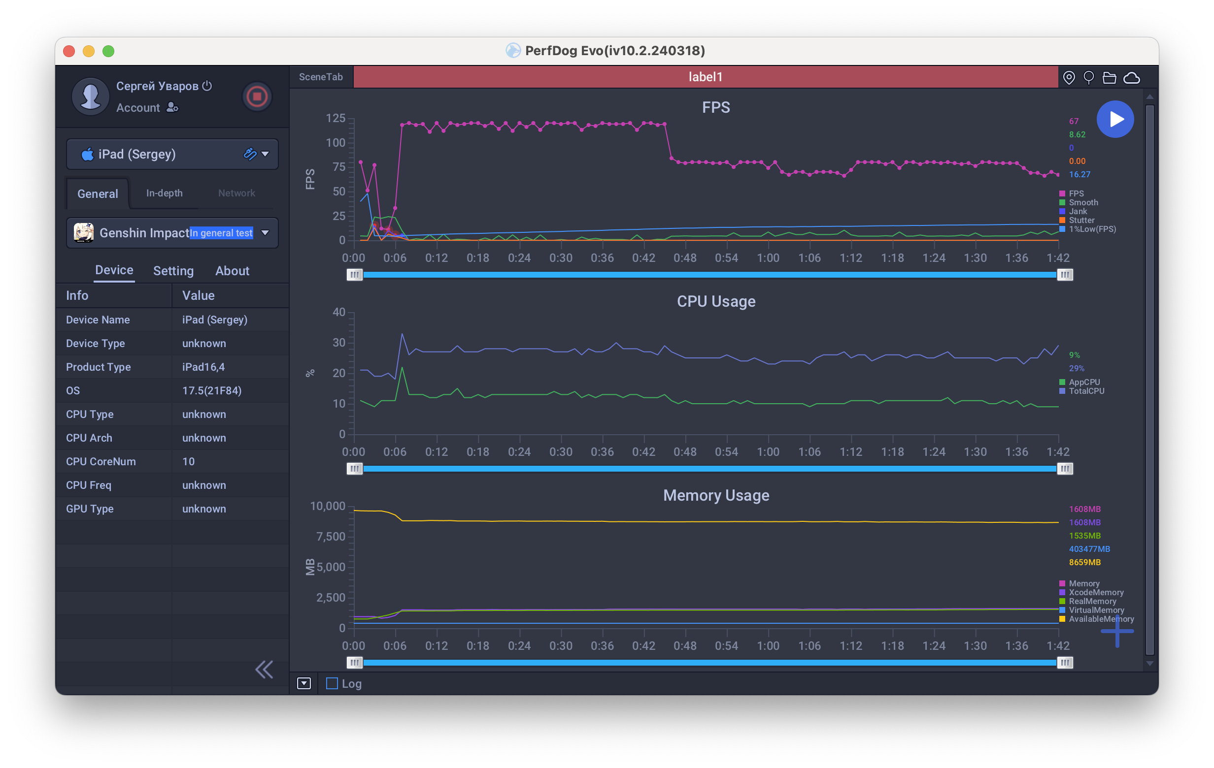
Цифры красноречивы и однозначны. Налицо рекордная производительность. Ни одно мобильное устройство сегодня не может соперничать с iPad Pro. Но вот интересная деталь. Мы решили проверить, как покажет себя новинка в популярной и очень требовательной к ресурсам игре Genshin Impact, если выставить там частоту кадров 120 fps (настройка MetalFX при этом должна быть отключена, а качество графики — «Пользовательское»). Для тестирования мы активировали в планшете режим разработчика и подключили его к iMac, на котором была установлена программа PerfDog, позволяющая в реальном времени отслеживать количество кадров в секунду и прочие параметры. Результаты — на скриншоте.
Хорошо видно, что первые секунд 40 планшет действительно выдавал практически максимум, близкий к 120 fps, но затем он перегрелся и произошел резкий сброс частот (примерно на треть. Дальше игра шла уже примерно на уровне 75-80 fps.
Впрочем, это всё равно очень много, и лучшего игрового планшета (с точки зрения производительности) на сегодняшний день попросту не существует.
Автономная работа и нагрев
Планшет продемонстрировал интересные результаты автономности. Немного проиграв предшественнику и конкуренту в режиме просмотра онлайн-видео, он заметно вырвался вперед в тесте, имитирующем 3D-игры.
| Apple iPad Pro 2024 (Apple M4) | Apple iPad Air 2022 (Apple M1) | Huawei MatePad Air PaperMatte Edition (Qualcomm Snapdragon 888) | |
|---|---|---|---|
| Просмотр онлайн-видео с YouTube (1080p, яркость 100 кд/м²) | 15 часов 35 минут | 16 часов 40 минут | 17 часов 40 минут |
| Режим чтения (FBReader, белый фон, яркость 100 кд/м²) | 16 часов 40 минут | 13 часов 15 минут | около 21 часа |
| Режим 3D-игр (GFX Benchmark Battery Lifetime, Manhattan, яркость 100 кд/м²) | 5 часов 59 минут | 3 часа 34 минуты | не работал / 10 часов 46 минут в T-Rex |
Объяснение этому простое. Онлайн-видео практически не нагружает SoC, так что здесь первостепенным оказывается энергоэффективность самого экрана. Ну а в 3D-играх Apple M4 как раз может продемонстрировать свою энергоэффективность. И там, где Apple M2 и другим SoC приходится изрядно напрягаться и греться, M4 справляется шутя. Потому и заряд батареи тратится медленнее.
Связь и передача данных
Планшет оснащен всеми новейшими стандартами связи, включая Wi-Fi 6e и 5G в версии с сотовым модулем. У нас была модель, у которой этот модуль есть, однако в данном случае используется не физическая SIM-карта, а eSIM.
Отметим, что есть здесь и поддержка спутниковой навигации, так что вполне можно использовать устройство как навигатор.
Что касается программной части, то здесь для пользователей продукции Apple нет никаких сюрпризов. Разумеется, версия ОС поддерживается самая свежая.
Камера
Тыльная камера у планшета только одна, хотя прежде было две. И пусть вас не вводит в заблуждение значок «2×» при съемке: это цифровой, а не оптический зум.
В целом качество съемки фото скромное. По смартфонным меркам — бюджетное. Есть ощущение, что именно по части съемки Apple будто остановила прогресс в своих планшетах. Впрочем, камеры в планшетах традиционно ставят по принципу «чтобы было». Примеры снимков ниже.








Что касается видео, можем только повторить сказанное про iPad Air 2022 года. Поддерживается формат 4К 60 к/с, а сам характер картинки радует глаз — изображение характеризуется естественными цветами, при проводках никаких рывков и подтормаживаний нет. Критиковать просто не за что, для дневной бытовой съемки планшет подходит отлично. Пример видеоролика (184,6 МБ) можно скачать здесь.
Фронтальная камера обеспечивает качество, достаточное для комфортного видеообщения и селфи. Приводим пример снимка на нее.
Выводы
Как оценивать планшет почти за 300 тысяч рублей? Можно ли и нужно ли его сравнивать с впятеро более дешевыми флагманами на других операционных системах? Есть ли смысл рассуждать о соотношении цены и качества? Пожалуй, на все вопросы ответ отрицательный. В нынешних реалиях покупка такого устройства сродни приобретению Tesla — дико непрактично и, скорее всего, едва ли обосновано рабочей или бытовой необходимостью. Но, во-первых, сердцу не прикажешь. И если есть деньги, то почему ж себя не порадовать? А во-вторых, флагманский iPad всё еще (снова?) может не только быть функциональным устройством, но и демонстрировать статус.
Абстрагируясь от финансового вопроса, можно похвалить новый iPad Pro за исключительно малую толщину и при этом емкую батарею и невероятную, исключительную производительность. В повседневном использовании она, конечно, не нужна. Но тут, опять-таки, как с автомобилями: вас может радовать сам факт, что машина может разгоняться до невероятных скоростей, хотя проверять это вы точно не собираетесь. Ну и отдельно отметим экран с нанотекстурным стеклом. Оно практически не бликует, на солнце таким планшетом пользоваться сплошное удовольствие, особенно учитывая сверхвысокую яркость.
При желании можно найти какие-то недостатки — скажем, исчезновение второй тыльной камеры. Но это на самом деле столь несущественно, что едва ли будет играть какую-то роль при решении о покупке. В любом случае, это один из лучших планшетов на рынке. И самый дорогой. Тем всё и сказано.
Благодарим магазин restore: за предоставленный для тестирования iPad Pro


















