Реклама. ООО «Электрорешения» ИНН 7721403552
Разговоры об «умных» технологиях давно перестали быть теоретическими — они прочно вошли в повседневную практику. Сегодня автоматизация становится нормой и в жилых проектах, и в промышленной среде. При этом главный запрос со стороны потребителей остаётся прежним: решения должны быть надёжными, гибкими и максимально простыми в настройке и эксплуатации.
Компания «Электрорешения», представитель бренда EKF в России, активно работает в этом направлении, предлагая целый ряд продуктов, актуальных как для профессионалов, так и для частных пользователей. Давайте посмотрим, что именно входит в этот ассортимент, и чем актуальные технологии могут быть полезны разным категориям потребителей.
EKF Connect Building: комплексная платформа для зданий
Если коротко, EKF Connect Building — это попытка собрать в одном решении всё необходимое для цифровизации здания. Система рассчитана на использование в многоквартирных домах, гостиницах, торговых и офисных центрах. В её состав входят как элементы управления инженерными системами (освещением, электропитанием, климатом), так и средства для мониторинга и диагностики.
Система основана на облачной архитектуре, что позволяет управлять ей удалённо — с любого устройства. Поддерживается интеграция с другими платформами EKF — Connect Home и Connect Industry — благодаря чему масштабирование становится проще: единый подход работает и в квартире, и в бизнес-центре.
Рассмотрим ключевые особенности EKF Connect Building:
- Система умеет собирать и анализировать данные, прогнозировать отказы и помогать в планировании техобслуживания.
- Архитектура открытая — можно дооснащать объект по мере надобности.
- Необходимые обновления приходят по воздуху — без выезда специалистов.
- Возможно как оснащение умными технологиями новых зданий, так и модернизация старых.
Иными словами, это не просто разрозненный набор устройств для умного дома, а полноценная платформа для тех, кто хочет взять под контроль всю инженерную инфраструктуру объекта.
ZigBee-реле и умная квартира: без Wi-Fi и лишних проводов
Для тех, кто хочет автоматизировать квартиру или частный дом, бренд EKF предлагает линейку ZigBee-реле. Это компактные модули, которые можно установить в подрозетник или на DIN-рейку. В зависимости от модели, они управляют одной, двумя или тремя нагрузками, подходят как для современных электросетей с нейтралью, так и для старой проводки, где нейтрали нет.
Все реле работают в связке с хабом EKF Connect и не используют Wi‑Fi, что особенно важно при нестабильной домашней сети. Управлять системой можно через мобильное приложение или голосом: поддерживаются самые популярные русскоязычные голосовые помощники— Алиса и Салют. Сценарии легко настраиваются под задачи пользователя: от включения света на закате до управления шторами и подогревом пола. Также поддерживается работа с беспроводными выключателями и розетками из линейки «Стокгольм», причем без необходимости прокладывать новые провода.
Пример на практике: ЖК NOVA
Один из наглядных кейсов — шоурум в жилом комплексе NOVA (проект группы «Самолёт»). Там на примере реальной квартиры показано, как работает система умного дома EKF: на ее базе реализованы управление светом, шторами, розетками, подогревом полов, а также мониторинг климата и безопасности (температура, влажность, открытие дверей).
Система работает на протоколе ZigBee и прекрасно чувствует себя даже в квартирах со сложной планировкой, включая двухуровневые варианты. Управлять ею можно как из приложения, так и голосом. Всё интегрировано по умолчанию — жильцу остаётся только выбрать нужные сценарии.
EKF Connect Industry: IIoT не только для гигантов
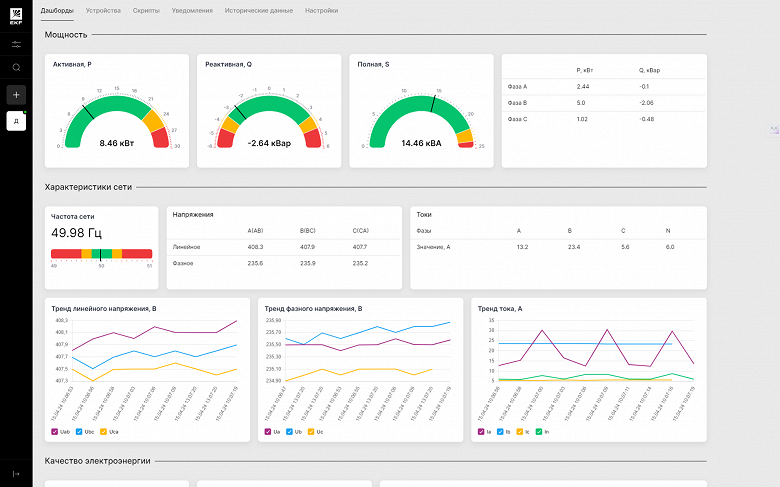
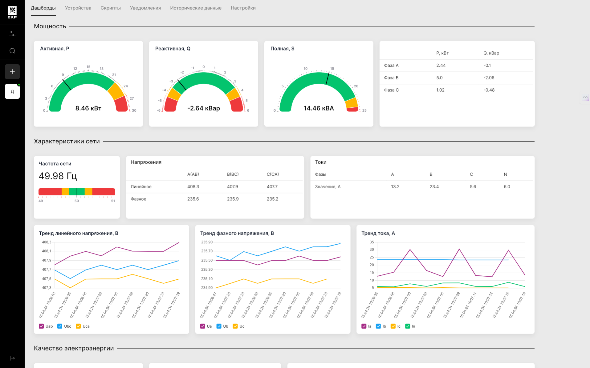
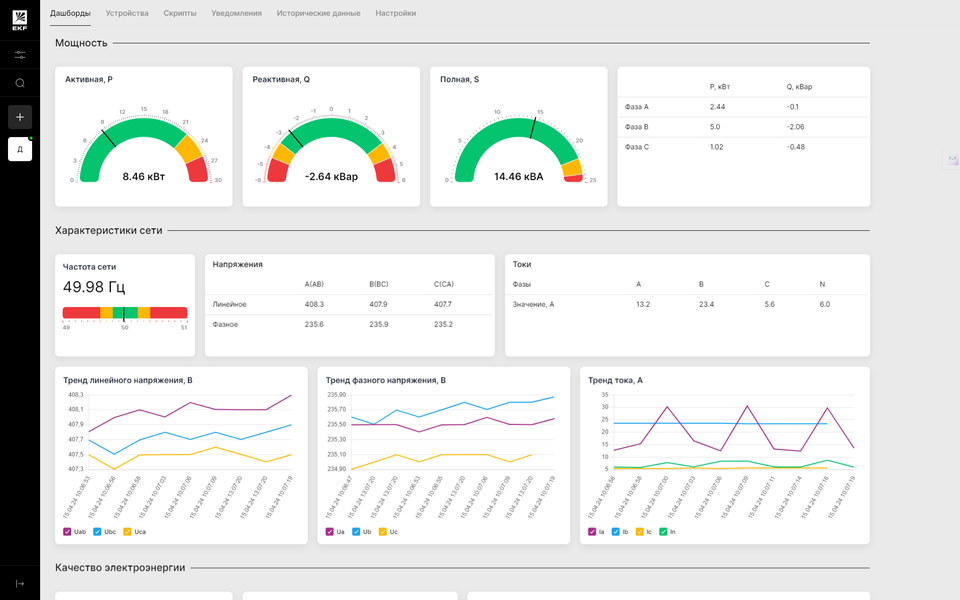
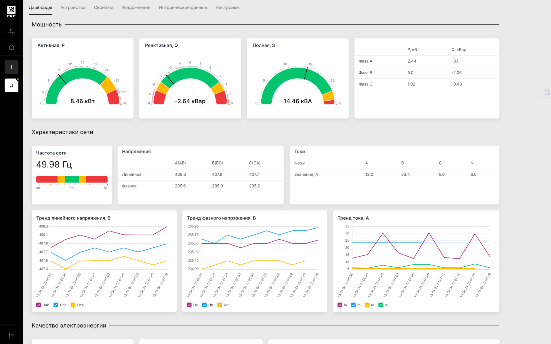
Если перейти к промышленным задачам, то здесь EKF предлагает платформу Connect Industry. Она позволяет следить за распределенными объектами (ИТП, насосные станции, генераторы и т.д.) без необходимости развертывать громоздкую SCADA.
Ключевые функции платформы:
- Удалённый мониторинг и управление.
- Оповещения через Телеграм-ботов и кастомные скрипты (в т.ч. на Python).
- Анализ энергопотребления и качества электропитания.
- Прогнозирование отказов и оценка режимов работы оборудования.
На практике это позволяет сократить время реакции на инциденты и снизить энергозатраты. В числе кейсов — мониторинг 75 компрессорных станций на объектах железнодорожной инфраструктуры или энергетический контроль на химических производствах. Также эта платформа стала решением и для цифровизации жилых зданий в составе решения EKF Connect Building.
Итоги
«Электрорешения» не пытается в очередной раз изобрести велосипед — вместо этого компания предлагает решения под брендом EKF, которые легко установить, запустить и использовать в максимально комфортном режиме. Объединяя разработки для жилых помещений, коммерческой недвижимости и промышленности, бренд формирует универсальный подход к автоматизации: без жёсткой привязки к типу объекта, но с учётом особенностей каждого.



